• /
  • EnglishEspañolFrançais日本語한국어Português
  • Log inStart now

View playback timeline

Overview

The playback timeline page provides detailed information about a specific user viewing session, including golden metrics, metadata, and a complete timeline of streaming events. This page helps you understand exactly what happened during a user's viewing session and troubleshoot playback issues.

What you can do with playback timeline

Use this page to:

  • View session-level golden metrics including start time, buffer time, average bitrate, and errors
  • Access the unique Session ID that identifies the specific viewing session
  • Review entity information, platform details, and session metadata
  • Monitor session length and total duration of the viewing session
  • Analyze bitrate shifts that occurred during playback
  • View a complete timeline of streaming events from PLAYER_READY to CONTENT_END
  • Track buffering events (CONTENT_BUFFER_START and CONTENT_BUFFER_END)
  • Identify pause and resume events during the session
  • Monitor content heartbeat events sent every 30 seconds during playback
  • Diagnose errors that occurred during the session with detailed event information

Who uses this page

This page is useful for customer support teams troubleshooting specific user complaints, quality assurance engineers investigating playback issues, and developers debugging streaming problems by examining the complete event timeline of a viewing session.

Session details

This page provides the details associated with a user session:

UI

Description

Session ID

A unique ID that is generated every time any app starts.

Entity

Information about the entity.

Platform

Which is the platform that the end user is using to view the content.

View all Metadata

View all the metadata associated with the session.

Session length

Total Duration

Start time

Time before first frame

Buffer time

Total time spent buffering

Average bitrate

Quality by bits played

Bitrate shift

Total shifts in bitrate

Errors

Number of error events

A screenshot about the golden metrics

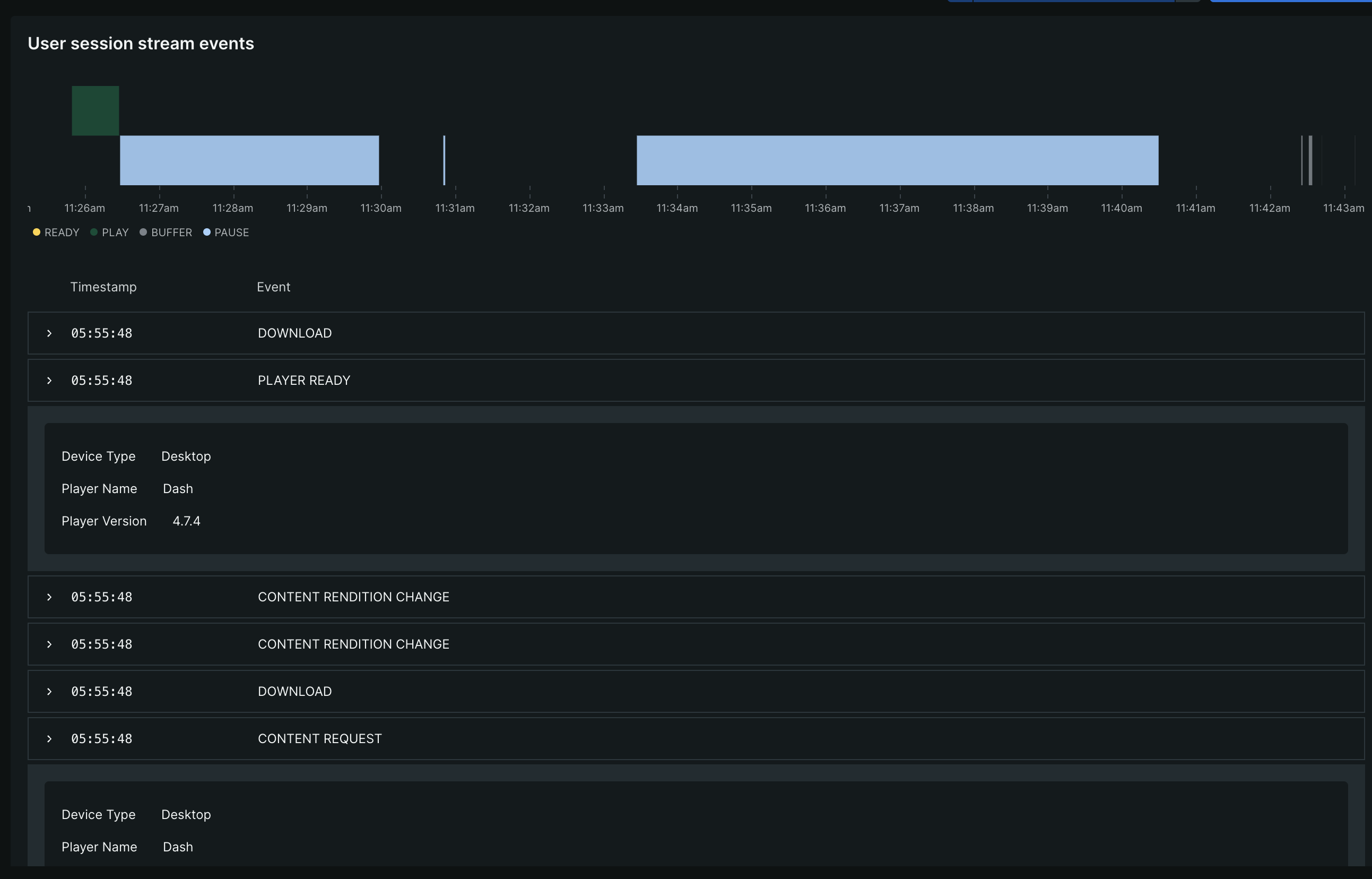
User session stream events

The user session streaming events are the events that are generated during the session. These events are used to track the user's behavior during the session.

A graph is displayed on the user session page that shows the events that are generated during the session and a detailed information about the event such as:

Event

Description

PLAYER_READY

Player is ready to start working. It happens when the video agent is started.

CONTENT_REQUEST

"Play" button pressed or autoplay activated.

CONTENT_START

Video just started playing.

CONTENT_END

Video ended playing.

CONTENT_PAUSE

Video paused.

CONTENT_RESUME

Video resumed.

CONTENT_BUFFER_START

Video started buffering.

CONTENT_BUFFER_END

Video ended buffering.

CONTENT_ERROR

Video error happened.

CONTENT_HEARTBEAT

Sent every 30 seconds between video start and video end.

Copyright © 2026 New Relic Inc.

This site is protected by reCAPTCHA and the Google Privacy Policy and Terms of Service apply.