Présentation
La page Ads Overview fournit une vue détaillée des performances de lecture des publicités pour une application monitorée spécifique. Cette page vous aide à évaluer la qualité des annonces, à monitorer l'engagement publicitaire et à identifier les problèmes de diffusion des annonces au sein d'une seule application ou plateforme de streaming.
Ce que vous pouvez faire avec Ads Overview
Utilisez cette page pour :
- Monitorer les métriques de qualité des publicités, y compris le taux de rebuffering, le débit binaire et le temps de démarrage pour une application spécifique
- Suivre les métriques d'engagement publicitaire, y compris les tentatives, les complétions et les jalons de quartile
- Identifier les annonces avec un temps de démarrage élevé, des rechargements de la mémoire tampon, des échecs de démarrage ou des échecs de lecture dans l'application
- Filtrer les données de performance des annonces par Titre du contenu, ID d'appareil, ID utilisateur, Plateforme et d'autres attributs
- Analysez les performances des annonces par plateforme, version d'OS, nom du lecteur vidéo, FAI, région et résolution
- Développez les métriques pour afficher des détails approfondis et l'analyse des tendances.
- Ajoutez des widgets aux tableaux de bord pour le monitoring continu des performances publicitaires
- Créer des conditions d'alerte pour monitorer proactivement la diffusion des annonces
- Générer des prédictions et comparer les tendances de performance des annonces à l'aide de requêtes NRQL
- Exporter les métriques publicitaires sous forme d'images pour le reporting
Qui utilise cette page
Cette page est utile pour les développeurs d'applications, les équipes des opérations publicitaires et les chefs de produit qui ont besoin de monitorer la qualité de lecture des publicités pour une application spécifique, de résoudre les problèmes publicitaires propres à l'application et de s'assurer que la diffusion des publicités répond aux normes de qualité de cette plateforme.
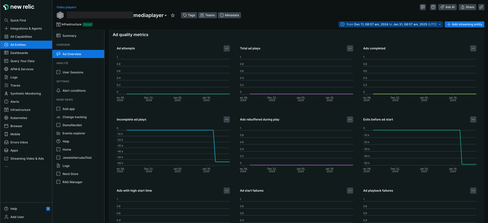
Page Ads Overview
La page Single platforms > Ads Overview fournit une vue d'ensemble des performances des annonces d'une application spécifique. Cela offre un aperçu complet des mesures de performance des publicités pour des applications de monitoring spécifiques. La page d'aperçu des annonces comprend les informations suivantes :
Afficher la page de présentation de l'annonce
Pour afficher la page d'aperçu de l'annonce de l'agent vidéo d'une application spécifique :
Aller à one.newrelic.com > All Capabilities > Streaming Video & Ads > Streaming Entities
Sélectionnez l'application.
Cliquez sur Ads Overview.

Utilisation de la fonctionnalité de filtrage
Par défaut, la page Ads Overview affiche les données de performances de lecture des annonces sur des applications d'entité spécifiques sur lesquelles l'agent vidéo a été instrumenté. À l'aide de la barre de filtre, vous pouvez rechercher n'importe quel attribut ou valeur, par exemple, vous pouvez filtrer les données par titre de contenu, ID de l'appareil, ID de l'utilisateur, plateforme, etc.

Voir les métriques dorées
Affiche les mesures de lecture des publicités sur des applications de streaming de monitoring spécifiques. Ces mesures peuvent vous aider à mieux évaluer les performances des annonces sur des applications spécifiques et à voir comment votre annonce fonctionne en fonction de la Ad Quality et de l'Ad Engagement. Il s’agit notamment de :
métriques dorées | Description |
|---|---|
Taux de remise en mémoire tampon des publicités | Pourcentage de mise en mémoire tampon / temps de lecture total |
Moy. Débit binaire publicitaire | Qualité des morceaux joués |
Moy. Heure de début de l'annonce | Indique le temps avant que la première image soit affichée à l'utilisateur. |
Échecs de démarrage des publicités | Nombre de tentatives de lecture d'annonces qui n'ont pas pu démarrer (à l'exclusion des interruptions initiées par l'utilisateur). |
Échecs de lecture des publicités | Nombre de publicités diffusées avec des erreurs lors de la lecture. |

Afficher les mesures de qualité des annonces
Utilisez les mesures Ad quality pour comprendre les performances de votre annonce dans l'ensemble de l'application. Il s’agit notamment de :
Mesures de la qualité des annonces | Description |
|---|---|
Tentatives publicitaires | Nombre total de tentatives de lecture d'annonces (déclenchées par l'action de l'utilisateur ou la lecture automatique) |
Annonce terminée | Nombre de tentatives de jeu réussies où au moins une image a été visionnée. |
Premier quartile | utilisateur regardant un quart de l'annonce. |
Deuxième quartile | utilisateur regardant la moitié de l'annonce. |
Troisième quartile | utilisateur regardant les trois quarts de l'annonce. Ceci est également considéré comme l'annonce d'achèvement. |
Vues simultanées | Nombre maximal de sessions publicitaires actives dans l'intervalle de temps sélectionné. |
Nombre total de lectures publicitaires | Nombre total de lectures d'annonces. |
Annonces terminées | La publicité a été regardée jusqu'à la fin. |
Diffusion d'annonces incomplète | L'annonce n'a pas été terminée, la raison peut être que l'annonce a été ignorée ou que l'utilisateur a quitté l'application. |
Les publicités sont réaffichées pendant la lecture | La publicité s'arrête pour mettre en mémoire tampon plus d'images avant de continuer. On l'appelle également remise en mémoire tampon ou sous-exécution de mémoire tampon. |
Quitter avant le début de la publicité | les clients sortent avant le début de la publicité. |
Annonces avec une heure de démarrage élevée | Retard dans l'heure de début de la publicité. |
Échecs de démarrage des publicités | Annonce impossible à démarrer. |
Échecs de lecture des publicités | Problème avec la lecture de la publicité. |

Fonctionnalités supplémentaires
Obtenez un aperçu détaillé des métriques de qualité des annonces en cliquant sur l'icône représentant des points de suspension sur le côté droit des métriques. Prenons un exemple : en tant qu'utilisateur, vous souhaitez afficher les détails relatifs aux tentatives d'annonces.
- Sur le graphique Ad attempts sous les Ad quality metrics, cliquez sur l'icône représentant des points de suspension.
- Vous pouvez effectuer les actions suivantes :
Action | Description | Image |
|---|---|---|
Développer | Développez les données pour afficher des détails plus approfondis. | ![]() |
Ajouter au dashboard | Ajoutez widget à un dashboard existant ou créez un nouveau dashboard. | ![]() |
Créer une condition d'alerte | Créez une condition d'alerte pour mesurer l'ensemble des événements par rapport à un seuil défini et ouvrir un événement d'alerte lorsque le seuil est atteint pendant une fenêtre de temps spécifiée. | ![]() |
Prédire la tendance | Générer une prédiction du graphique à l'aide d'une requête NRQL. Par exemple, générez une série chronologique d'événements d'un jour et comparez-la à celle d'il y a une semaine. | ![]() |
Obtenir comme image | Téléchargez le graphique sous forme d'image et partagez le lien avec votre équipe. | |
Voir la requête | Générer la requête NRQL pour le graphique. | ![]() |
Dimensions KPI
Explorez et analysez le trafic en profondeur en utilisant plusieurs paramètres, notamment la plateforme et le nom du lecteur vidéo. Obtenez des informations détaillées sur les habitudes de visionnage des clients, telles que le pourcentage de clients qui regardent un contenu spécifique, la résolution à laquelle les vidéos sont visionnées et des informations détaillées sur la version du système d'exploitation de l'appareil.
Plateforme: le type d'appareil, par exemple, Roku, un navigateur, un appareil Android ou iOS.
Version OS: La version du système d'exploitation de l'appareil. Si vous utilisez un appareil Android ou iOS, la version du système d'exploitation sera affichée.
Nom du lecteur vidéo: Le nom du lecteur vidéo utilisé pour lire la vidéo.
FAI: Le fournisseur de services Internet (FAI) utilisé par le téléspectateur.
Région: La situation géographique du spectateur.
Résolution de l'annonce: la résolution de l'annonce diffusée sur l'appareil du spectateur.
Ajouter une entité de streaming
Par défaut, la page Ads Overview affiche toutes les entités associées au compte. Cependant, si vous souhaitez créer une nouvelle entité de streaming :
- Cliquez sur + Add streaming entity, dans le coin supérieur droit de la page.
- Sélectionnez le type d’application que vous souhaitez monitorer. Voir Installer l'agent multimédia
Quelle est la prochaine étape ?
- Consultez le Résumé pour une application/plateforme spécifique.
- Afficher les sessions utilisateur pour une application/plateforme spécifique.
- Afficher la condition d'alerte pour une application/plateforme spécifique.




