This document provides information on how you can use session replays for in-depth analysis to efficiently investigate and understand user behavior. You can now leverage New Relic AI to automatically summarize session replay event trails, use sequence filtering to pinpoint replays with specific user interaction patterns, and trim recordings to focus on and share the most relevant part of a session with the responsible team or person.
New Relic AI summary
You can use New Relic AI (NRAI) to help you summarise and map session replay event trail data so that you can better understand errors and successes of your user's browser journey.
To use NRAI to summarize your session replay event trail data, you must have NRAI enabled for your account. Once NRAI is enabled on your account, perform the following to surface your summary:
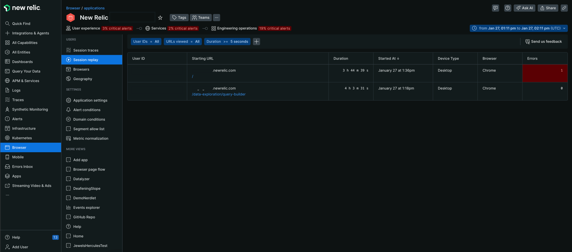
Go to one.newrelic.com > All Capabilities > Browser.
Select your browser app.
In the left-hand menu, scroll down and click Session replay.
Click the replay to view session details for the session you would like summarized.

Click Summarize. A summary of the session is generated on the focus panel.

Sequence filtering
The Sequence Filtering feature helps you to filter session replays based on a specific sequence of events recorded during user interactions. This functionality is designed to help you to efficiently navigate through numerous session recordings on the Session Listing page, making the search for relevant replays seamless.
Key Features
- Event sequence filtering: You can filter replays by specifying a sequence of events in a particular order, such as a user performing a search followed by adding an item to their cart.
- Customizable filters: You can select attributes, operators, and values to define their sequence filters.
- Support for multiple actions: You can specify up to five actions in a sequence.
- Flexible filtering: Filters can be applied in any order, allowing you to combine sequence filters with other filter types such as duration.
Personalize the view
By default, the Sequence is set to All. You can personalize the view by selecting the Sequence = All filter and clicking on the Set up a filtering sequence dialog to define their sequence filters.
Go to one.newrelic.com > All capabilities > Browser > (select an app) > Session replay.
Select the Sequence = All filter, the Set up a filtering sequence option appears.
The Set up a filtering sequence option allows you to create a sequence filter by specifying up to 5 actions in a particular order. You can define the sequence by selecting the following attributes:
Important
You must add at least two steps to the filter form.
Action
Description
Attribute
Select an attribute:
- URL viewed: Filter the data depending on the URL of the page viewed by the user.
- Page action: Filter the data based on the user's interaction with the page.
- Keyboard input: Filter the data based on the user's keyboard input. You can further widen the search by selecting the below options:
- Target: Select the target element where the keyboard input was made.
- Target ID: Select the target ID where the keyboard input was made.
- Target Class: Select the target class where the keyboard input was made.
- User clicks: Filter the data based on the user's clicks.
Operator
Select an operator from the below options:
- =: Where the supplied value equals the attribute value.
- Like: Where the supplied value is similar to the attribute value.
Value
Search or enter a value.
Click Apply.

Trimmed session replay
The Trimmed session replay feature enables you to extract and share specific segments of session recordings, focusing on relevant events for targeted analysis and faster issue resolution. Instead of sharing entire lengthy recordings, you can create focused clips that highlight the exact moments when issues occur.
Create a trimmed session replay
Go to one.newrelic.com > All capabilities > Browser > (select an app) > Session replay.
Select the session replay you want to trim.
Click Share a clip in the session replay controls.
Select your clip boundaries using the timeline controls:
- Drag the left arrow to set the start time of your clip.
- Drag the right arrow to set the end time of your clip.
Complete the clip details form:
- Choose how long the clip link should remain active using the Availability dropdown.
- Add a message (optional) - provide context about what the clip shows.
- Add email addresses to share the clip directly with specific team members.
Review your selection. The highlighted section shows what will be included in your clip.
Click Share this clip to generate your trimmed segment.
Important
Recipients can watch a shared replay only if they have Session Replay access and are members of your organization. If they don't have a New Relic account, they'll be prompted to create one when they visit the replay link.
Accessing shared clips
When you receive a trimmed session replay from a team member:
Through email notification: If you were added as a recipient, you'll receive an email with the clip link and any message provided by the sender.
Through shared URL: Click the shared link from the discussion panel to open the trimmed session replay in your browser.
Important
In Safari, the shared URL cannot be automatically copied. You'll need to manually copy the generated link and share it with recipients.View the clip: The clip plays automatically and shows only the selected segment, along with any context message from the sender.
Clip availability: Clips have expiration dates set by the sender. Check the Availability window if you cannot access a previously shared clip.
