Cardinality refers to the number of unique elements in a set, specifically the unique attribute combinations observed for a given metric within a one-day period. This data resets daily at UTC midnight. As cardinality increases with more unique combinations, it can impact data limits. To understand how cardinality works, refer to the Understand and query high cardinality metrics page.
As a New Relic administrator, you oversee data ingestion to ensure it stays within the specified budget. Cardinality Management offers graphs and tables to detail your data usage, allowing you to take action if you're approaching your limits.
To view the Cardinality Management UI, go to one.newrelic.com > (click your user name) > Administration > Cardinality Management.
Monitor account cardinality
If your organization has multiple accounts, you can view a breakdown of cardinality for each account. To switch accounts, use the account picker in the top right corner. If you have access to the account, you can see the account cardinality information on the UI.
Usage over time
On the landing page of Cardinality Management, you can view the Usage over time chart. The chart displays the account cardinality usage compared the budget of that account.

Tip
If the cardinality usage value remains unchanged, then a new data point isn't reported. So, you may see an empty data point. This isn't data loss.
To adjust the timeseries, use the time picker in the top right corner. This change only affects the timeseries in the chart and does't impact the Metrics table following it.
Metrics table
Check the top 20 metrics with the highest cardinality in the selected account for the day. View the breakdown of account cardinality in the Metrics table, organized by metric name.

All metrics have a default cardinality budget of 100,000. Based on your requirement, you can adjust the per-metric budgets.
Monitor metric cardinality
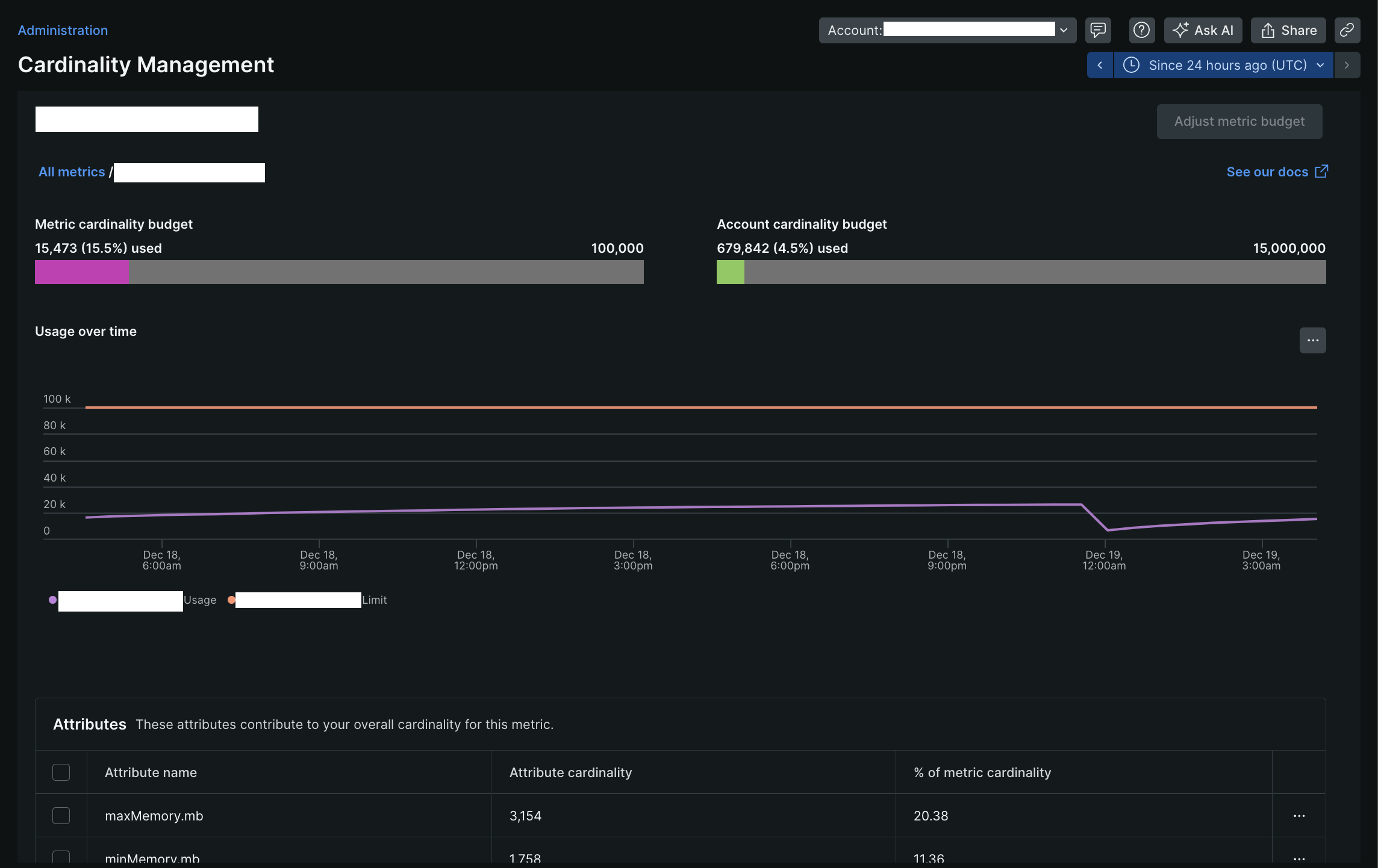
Select any metric in the Metrics table to view its detailed cardinality information in a dedicated Cardinality Management page.

Bar charts
In the metric-specific view, you can check current cardinality usage with two bar charts:
- Metric cardinality budget: Cardinality usage specific to the metric
- Account cardinality budget: Overall cardinality usage for the account
Usage over time (for metrics)
The Usage over time chart displays the metric cardinality usage compared the budget of that metric. You can adjust the time picker to view different time periods of this individual metric's cardinality data.
Tip
If a metric exceeds its cardinality budget, New Relic still populates information for the metric, but it may be slightly slower as it uses raw data instead of aggregated data.
Attributes table
The Attributes table has the list of top 20 attributes that majorly contribute to the metric's cardinality. To view the values of a specific attribute, click the options menu on the right side of the attribute row and select View attribute values.
Related topics
Manage cardinality
Learn how to maintain cardinality within its budget, and when needed how to adjust it.
Understand and query high cardinality metrics
Understand the concept of cardinality and learn how to query and analyze high cardinality metrics using NRQL.
Access management
As a Authentication Domain Manager, learn how to manage cardinality related access for users.