• /
  • EnglishEspañolFrançais日本語한국어Português
  • Log inStart now

Query performance monitoring

Query performance analysis in New Relic is designed to empower Database Administrators (DBAs) and other IT professionals to get detailed insights into how individual SQL queries perform. This capability helps identify and troubleshoot issues such as slow response times, high system load, and latency, directly from the database's instrumentation, without relying solely on Application Performance Monitoring (APM) agents. It addresses key pain points by offering comprehensive data, visualization tools, and actionable recommendations for query optimization. Additionally, you can drill down into specific queries to identify root causes of performance degradations.

Benefits of using New Relic query performance analysis:

  • Performance Optimization: Identifies slow or inefficient queries that can be optimized for better performance.
  • Resource Management: Provides insights into resource usage, helping in the efficient allocation of CPU, memory, and I/O resources.
  • Problem Diagnosis: Facilitates the identification and resolution of issues causing application slowdowns or failures.

Access the query performance dashboard

You can access the query performance dashboard from the left pane > All Capabilities > Dashboards in your New Relic account.

To access the query performance dashboard:

  1. Log-in to your New Relic Account.
  2. Go to All capabilities > Dashboards.
  3. Select your database dashboard.
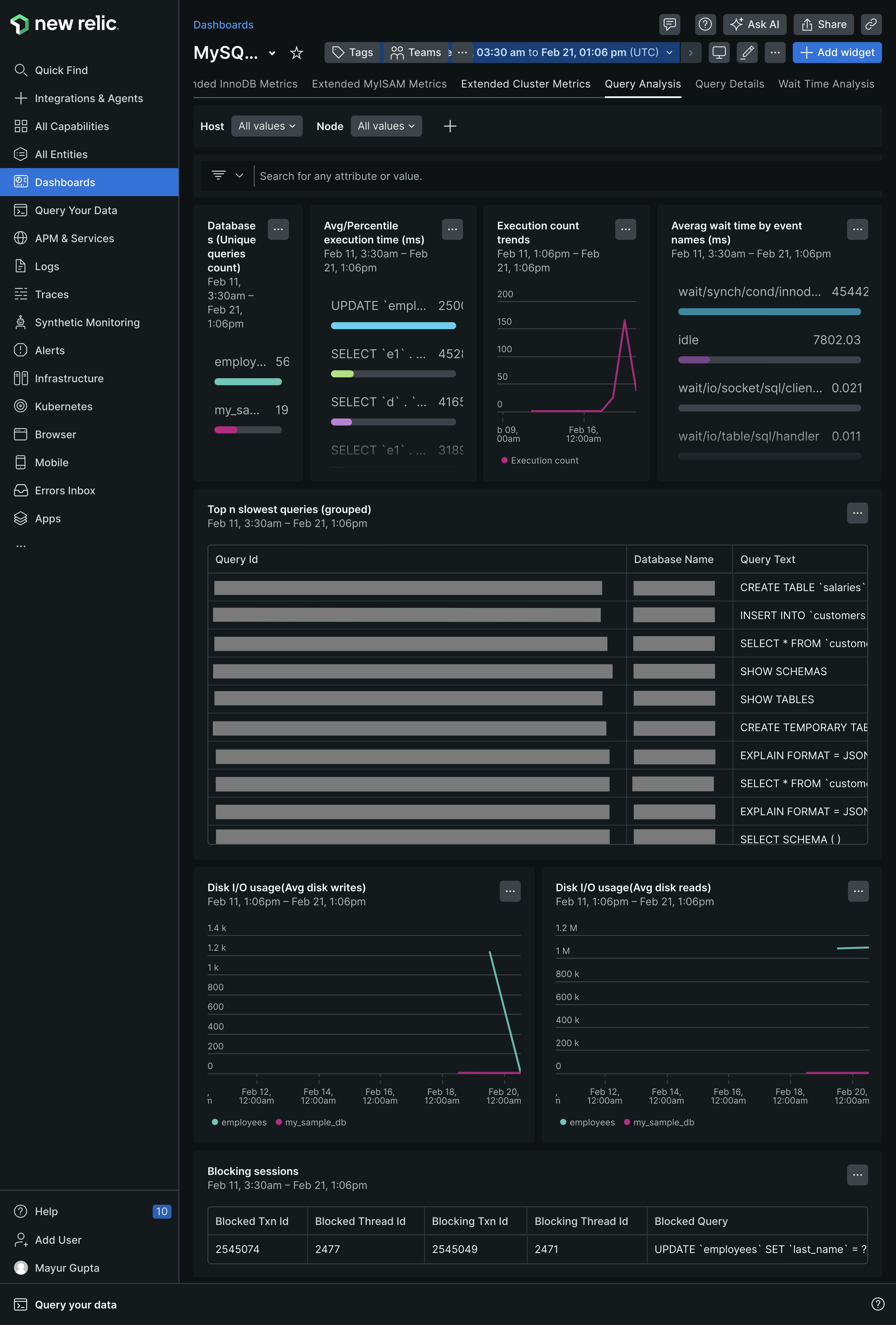
A screenshot of example MySQL dashboards

Using the query performance dashboard

Query performance analysis involves examining individual SQL queries within a database to assess their performance and impact. It provides insights into execution times, resource consumption, and potential bottlenecks, enabling users to optimize database operations.

The New Relic query performance dashboard has three tabs:

Query analysis

The Query analysis provides a high-level overview of database performance, enabling users to quickly identify areas that require attention. It highlights key performance indicators such as execution times and wait events.

Use of Query analysis

  • Identify databases with high average execution times or significant wait events using the widgets.
  • Analyze trends in execution counts and disk I/O to correlate with performance issues.
  • Use blocking details to resolve queries causing or experiencing locks.

Widgets of Query analysis

The Query analysis has the following widgets:

Widgets

Description

Database

Displays a list of all monitored databases, offering a quick assessment of their performance status.

Average Execution Time (ms)

Displays a list of average times taken for queries to execute, helping identify under-performing queries.

Execution Counts Over Time

Visualizes query execution frequency, aiding in identifying patterns or spikes that indicate performance issues.

Top Wait Events

Displays a list of the most frequent wait events affecting performance, such as I/O waits or lock waits.

Top N Slowest

Highlights the slowest-performing queries across databases to prioritize optimization efforts.

Disk IO Usage (Avg Disk Reads)

Monitors the average disk read operations to assess their impact on performance.

Disk IO Usage (Avg Disk Writes)

Monitors the average disk write operations to assess their impact on performance.

Blocking Details

Provides information on blocked and blocking sessions to address lock-related issues.

Query details

The Query Details tab allows users to drill down into individual query executions, providing detailed metrics and execution plans to optimize performance.

Use of Query Details

  • Identify queries with high resource usage using the Individual Query Details widget.
  • Analyze execution plans to detect inefficiencies and implement recommended optimizations.

Widgets of Query Details

Query Details has the following widgets:

Widgets

Description

Slow Query Samples

Displays the slow-running queries, including execution times and query information. This widget helps to identify queries that consistently perform poorly and require optimization.

Query Execution Plan Details

Provides detailed metrics for each query execution, including CPU usage, memory consumption, and execution times. This helps diagnose performance issues and identify resource-intensive queries.

Wait time analysis

The Wait Time Analysis tab helps users understand and mitigate delays impacting query performance.

Use of Wait Time Analysis

  • Focus on addressing the most impactful wait events using the Top Wait Events widget.
  • Use Trend of DB Instance Wait Times to identify periods of increased wait times.
  • Access Wait Query Details to diagnose sources of delays and prioritize queries for optimization.

Widgets of Wait Time Analysis

The Wait Time Analysis has the following widgets:

Widgets

Description

Top Wait Events

Displays total wait times for different events, such as I/O or lock waits, using a line chart.

Web Events

Displays a count of unique wait events to understand their diversity and frequency.

Trend of DB Instance Wait Times

Tracks changes in wait times over a specified period to identify trends.

Wait Query Details

Provides detailed information on queries associated with significant wait events.

Copyright © 2026 New Relic Inc.

This site is protected by reCAPTCHA and the Google Privacy Policy and Terms of Service apply.