Maintaining a website combines the efforts of multiple teams. When outages happen, developer and engineering teams can resolve issues directly, but a digital marketer may not have the same access to site administration. As a digital marketer, your team's success is just as dependent on site performance, but you might not have the tools to identify or address any issue yourselves.
Our website performance monitoring (WPM) tool gives insight into your site's availability and performance. With out-of-the-box and routine checks from our monitors, you'll never be uncertain about how your site performs.
Once data has been collected, you'll be able to view different charts that track user details about your page's assets. Taken together, they can help you understand how your users experience your site.
Objectives
This doc helps you set up our codeless website monitoring tool, then walks you through understanding your data. In this tutorial, you will:
Once you've chosen pages to monitor, New Relic deploys a set of monitors from different servers around the globe that checks your page for website availability, broken links, performance, and SSL certificate expiration. To get started, we recommend choosing your homepage.
New Relic will take a few minutes to deploy the monitors, then you'll start receiving data about your website. Keep in mind that your monitors only check the performance of pages you've manually added.
Add Google PageSpeed API key
We draw core web vitals from Google's API so that scores in New Relic match what you have in Google. To continue capturing these scores after initial setup, you'll need to create a Google PageSpeed API key.
Put your data in context
Once your monitors report data to New Relic, you'll see metrics that can help you improve user experience and SEO ranking. Below are examples of the kind of data you'll see on your summary page.
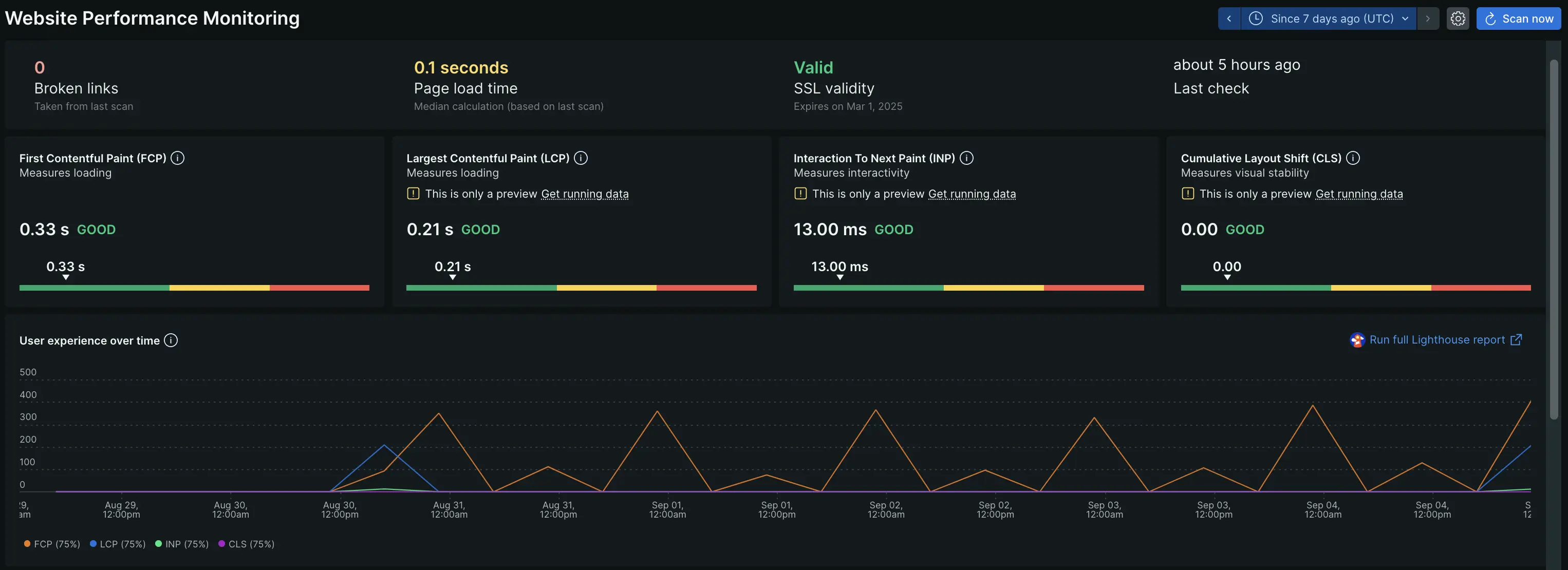
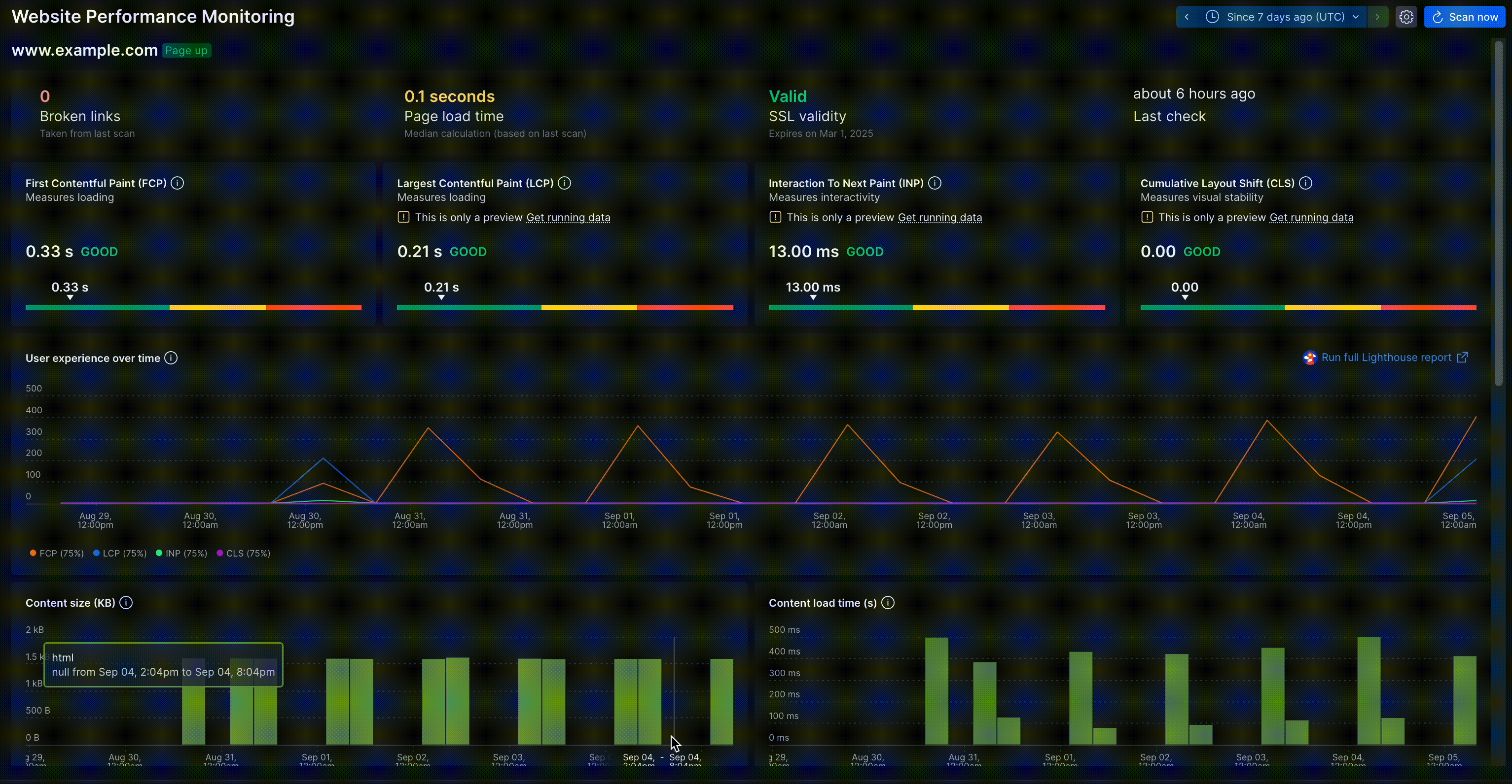
The first section shows you ping data. This kind of data is an availability check, confirming basic site functionalities:
Site availability. This reports whether your page has loaded at all. If it hasn't, there might be an issue with your servers or domain.
Page load time. This collects the median speed for how long it takes your page to load all of its assets. This data gets further broken down by content type and size.
SSL Validity. This tells you whether your SSL certificate is valid, expiring, or expired. It'll include the date you need to renew your SSL certificate as well.
Broken links. After testing all the links on your page, it'll report back which links are broken.
Our monitors capture site behavior via monitors that interact with your site. This lets you see updated data on a day-to-day basis so you never have to guess when assets or pages fail to load.
Google PageSpeed reports your core web vitals alongside other metrics collected by New Relic. This data gives you insight into how users experience your site.
First contentful paint. This captures the time it takes for the first asset to load on a page. In the above screenshot, it took the site 3.22s for something to load on the page.
Largest contentful paint. Unlike first contentful paint, this captures the time taken for the largest content on the page to fully load. For example, if information about an important campaign appears in a page's largest asset, then this number tells us how long a user waits before seeing it. In the above screenshot, it took 2.79s.
Interaction to next paint. When a user interacts with an element on your site, it takes time to process the user's interaction This number captures that time as a delay between the request (user interaction) and response (how the page changes based on the user request).
Cumulative layout shift. This measures visual stability of different assets on your site. For example, after a user goes to your site's main page, images may shift while loading. This movement is unanticipated.
We collect data over time so you can get a richer picture of your site's performance. You can zoom in and out of windows of time and see how your data changes around a particular incident, like in the gif above. When you're finished, click the time stamp button at the top to adjust back to your preferred time period.
Your webpage is made up of different types of content, like HTML, images, JavaScript, and videos. Our content charts show you how different content types perform relative to one another. For example:
Content size shows you the size in kilobytes of each type. Referring to the above chart, you can see that your JavaScript content type is proportionally smaller than your images on a given page. If your site's performance is down, you can request that your dev team optimizes your site on the code-level.
Content sources breaks down where your content is hosted by size. For example, in the above chart, the bulk of your content is sourced from New Relic, represented by the yellow. If your content is optimized but still broken on your page, then changing where you're sourcing your content could resolve that error.
Content load time shows how long it takes a given content type to load relative to the entire page's load time.
Network breaks down how content is delivered to the page and how much time it takes to deliver that content.
If your page is loading slowly, then you can use the Content section to diagnose potential sources of the problem. For example, comparing Content size to Content load time can give insight into whether CSS is taking up too many resources and loading last, which would cause a delay in largest contentful paint. If content size is optimal but page load is still slow, perhaps it's a network or source issue.
If user engagement is down but your site is available and content is optimized, then something else might be at play. A possible journey to troubleshoot might look like:
If you want to learn more about how New Relic can improve your website, we have a tutorial about improving your website's performance. While written for developer audiences, it breaks down potential sources for poor performance and how to improve them.