Dans les applications mobiles Android, des erreurs d'application ne répondant pas (Application Not Responding - ANR) se produit lorsque le thread principal de l'interface utilisateur est bloqué pendant plus de cinq secondes. Ces erreurs dégradent considérablement l'expérience utilisateur et peuvent être causées par plusieurs facteurs, notamment :
- Exécution d'opérations réseau sur le thread principal
- Exécution de calculs complexes qui bloquent les mises à jour de l'interface utilisateur
- Lutte pour des ressources partagées
- Exécution d'opérations d'I/O lourdes
En monitorant les erreurs ANR, vous obtenez des informations précieuses détaillées sur la stabilité de votre application et sur l'expérience globale de votre utilisateur.
Comment les erreurs ANR sont signalées à New Relic
Par défaut,Android l'agent signale les erreurs ANR comme événement , qui MobileApplicationExit exploite Android ApplicationExitInfo l'API d' pour monitorer et signaler les différentes causes de terminaison de l'application. L'agent lit l'API ApplicationExitInfo lors du prochain lancement de l'application et envoie de manière asynchrone l'événement MobileApplicationExit à New Relic pour chaque sortie d'application dans l'historique.
Comprendre les différences ANR entre New Relic et Google Play Console
Vous pouvez rencontrer des variations dans les nombres et les taux d'ANR entre New Relic et Google Play Console. Cela est dû aux différences dans les méthodes de collecte de données :
Couverture des versions Android :
- New Relic se concentre sur les ANR des appareils exécutant Android 11 ou supérieur.
- Google Play Console capture les ANR sur toutes les versions d'Android.
Portée de l'appareil et de l'application :
- New Relic génère des rapports à partir d'appareils sur lesquels l'agent New Relic est installé, quelle que soit la source de l'application.
- Google Play Console rapporte exclusivement les appareils certifiés avec des applications téléchargées via le Play Store.
Pour plus d'informations, consultez la documentation de Google Play.
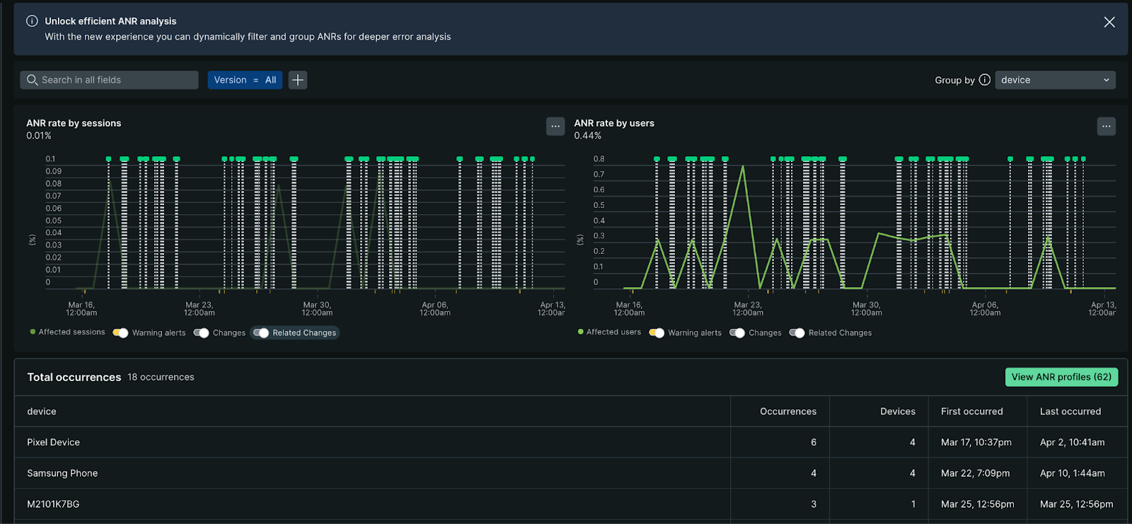
Voir les ANR dans New Relic
La page ANRs aide votre équipe de développement à identifier, analyser et résoudre les problèmes ANR pour offrir une expérience mobile plus stable.
Cette page vous permet de :
Évaluer les tendances globales en matière d’erreurs : examiner les graphiques de taux ANR par sessions et par utilisateur pour repérer les anomalies ou les modèles dans les occurrences d’ANR.
- Taux ANR par session : affiche le pourcentage de sessions ayant rencontré des erreurs au fil du temps, réparties par version d'application. Le pourcentage moyen de session ANR est affiché dans le coin supérieur gauche.
- Taux ANR par utilisateur : Affiche le pourcentage d'utilisateurs uniques ayant subi un ANR au cours d'une période, par rapport au nombre total d'utilisateurs uniques. Les utilisateurs uniques sont généralement identifiés par un
deviceUuid.
Regroupez et filtrez pour une analyse plus approfondie : regroupez ou filtrez les occurrences ANR par attribut tel que le type d'appareil, la version du système d'exploitation, la version de l'application ou l'un des attributs standard et personnalisés.
Identifier les modèles : examinez le tableau des occurrences ANR pour trouver les tendances liées à la description ANR, telles que le message d'erreur ANR, la date d'occurrence, la fréquence, la version de l'application et le nombre d'utilisateurs concernés.
Étudiez des groupes ANR individuels : explorez des groupes spécifiques d'ANR similaires pour afficher des informations détaillées, telles que :
- Suivi des événements montrant les actions utilisateur ayant conduit à l'ANR
- Informations sur le parcours utilisateur
- Traces du stack représentatives
- Attribut associé et métadonnées
Vous pouvez exporter des traces du stack vers votre machine locale et utiliser les outils de symbolisation Android pour les désobfusquer pour une analyse plus approfondie.

Pour afficher la page ANRs :
- Allez à one.newrelic.com > All capabilities.
- Cliquez sur Mobile.
- Sélectionnez une application Android.
- Dans le volet de gauche, cliquez sur ANR.
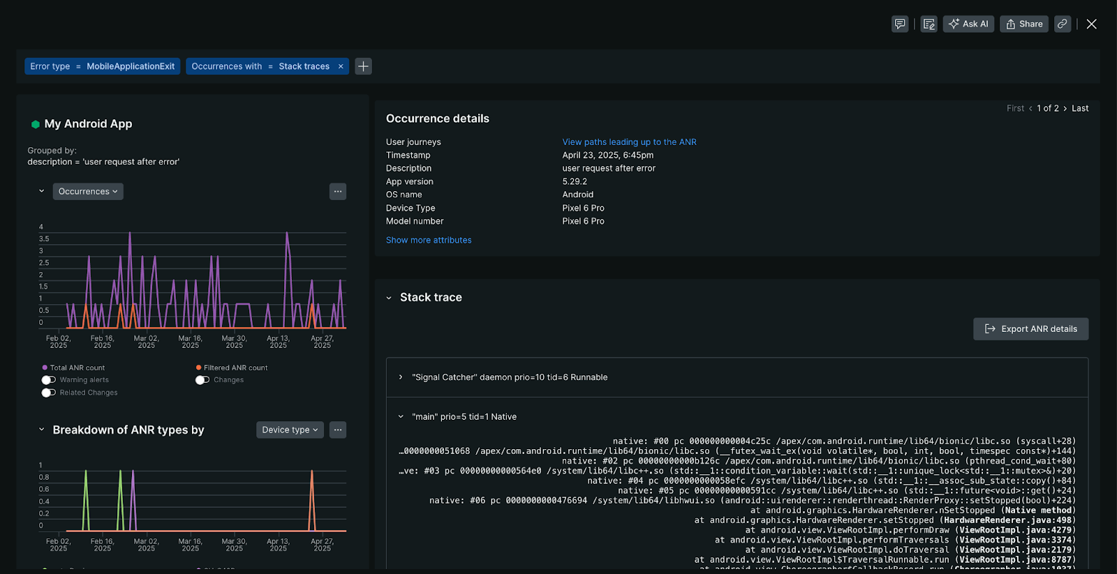
Vue détaillée de l'ANR
La vue des détails de l'ANR fournit un aperçu complet des occurrences de l'ANR, notamment :
- Graphique des occurrences : affiche la fréquence d’un ANR spécifique sur la période sélectionnée depuis sa détection initiale. Si plusieurs occurrences sont enregistrées, vous pouvez naviguer dans chaque instance.
- Répartition du type ANR : identifie les modèles dans les modèles d'appareils ou les versions de système d'exploitation où cet ANR apparaît le plus fréquemment.
- Profils d'attributs ANR : identifie les modèles et les distributions sur différentes dimensions pour ce groupe d'erreurs ANR spécifique, tels que l'état de l'application (premier plan/arrière-plan), les caractéristiques de l'appareil ou les modèles géographiques en corrélation avec ce groupe d'erreurs ANR.

Pour accéder à la vue des détails de l'ANR, sur la page ANRs , sélectionnez une occurrence ANR.
Traces du stack d'ANR
Lorsqu'une erreur ANR se produit, Android capture une trace du stack. Une trace du stack est un instantané du chemin d'exécution du code au moment de l'erreur. New Relic récupère ces traces d'appels à l'aide de la méthode API Android ApplicationExitInfo#getTraceInputStream . Si une trace du stack est disponible, New Relic l'affiche sous les détails de l'occurrence ANR.
Disponibilité :
- Les données de trace du stack pour les ANR nécessitent l'agent Android de New Relic version 7.6.2 ou plus tard.
- Une occurrence ANR n'inclura pas de trace du stack si la méthode
ApplicationExitInfo#getTraceInputStreamrenvoienull.
Désobfuscation :
New Relic symbolise automatiquement les trames de pile Java dans les traces de pile ANR, fournissant des noms de méthode et des numéros de ligne lisibles directement dans la plateforme.
Note
Les trames de pile natives (NDK) ne sont pas actuellement symbolisées. Pour les trames de pile natives, vous pouvez télécharger la trace de pile depuis New Relic et utiliser des outils hors ligne tels que ndk-stack pour symboliser manuellement.
Désactiver monitoringANR
Important
La configuration côté serveur a toujours la priorité sur la configuration de l'agent local. Pour les applications mobiles avec moins de 100 000 appareils actifs simultanément, l'application des modifications aux appareils finaux de l'utilisateur peut prendre jusqu'à 10 minutes. Pour les applications comptant plus de 100 000 appareils actifs, cela peut prendre plusieurs heures.
Si vous devez désactiver monitoring ANR :
- Dans New Relic, accédez à votre application mobile.
- Dans le volet de gauche, sous Settings, cliquez sur Application.
- Désactivez Application Not Responding (ANR) .
- Cliquez sur Save.
