Les règles de normalisation des métriques vous aident à gérer les problèmes de regroupement de métriques (MGI). Cela permet de garantir que les données de performance des applications restent pertinentes. La normalisation des métriques s'applique uniquement aux données de métriques timeslice.
Vous pouvez créer et gérer des règles de normalisation des métriques pour :
- Grouper ou filtrer les données de tranches de temps de métriques
- Gérez les métriques à haute cardinalité envoyées à New Relic
- Éviter les MGI
- Empêcher la création automatique de règles
DENY_NEW_METRICS - Réduire le nombre de noms de métriques uniques envoyés à New Relic
Important
Chaque fois que des MGI avec un nombre très élevé de métriques sont détectés, une règle DENY_NEW_METRICS est créée automatiquement pour protéger la plateforme contre la dégradation des performances. Cette règle DENY_NEW_METRICS n'affecte aucune métrique précédemment rapportée à New Relic.
Conseil
Vous pouvez également créer une règle de normalisation des métriques à l'aide de NerdGraph.
Agents transmettant des données à plusieurs applications
Lorsqu'un agent transmet des données à plusieurs applications, les règles de normalisation de toutes les applications sont appliquées aux données métriques.
Prenons le scénario suivant :
- Un agent fait rapport à
app1etapp2 - La règle
r1est définie pourapp1 - La règle
r2est définie pourapp2
r1 et r2 sont tous deux appliqués à toutes les données métriques envoyées par l'agent.
Que se passe-t-il si la configuration de l'agent est modifiée pour envoyer des rapports uniquement à app2? Dans ce cas, seule la règle r2 sera appliquée, car c'est la seule règle définie pour l'application à laquelle l'agent rapporte.
Gérer la normalisation des métriques
Vous pouvez créer et gérer de nouvelles règles de normalisation des métriques pour une entité à l'aide de la page Metric normalization rules.
Désactiver une règle de normalisation de métrique
Vous ne pouvez pas supprimer une règle de normalisation de métrique, mais vous pouvez la désactiver. La règle désactivée n'affectera aucune métrique transmise à New Relic. Vous pouvez désactiver une règle DENY_NEW_METRICS depuis la page MGI details, lorsque le Denied rate (minute) est inférieur au resolution rate (minute) de 1000.
Pour désactiver une règle :
- Sur la page Metric normalization rules, sélectionnez la règle requise, cliquez sur l'icône , puis cliquez sur MGI details.
- Cliquez sur Deactivate.

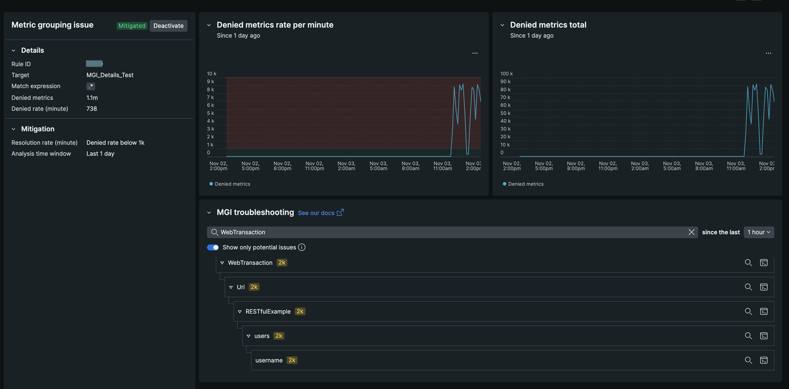
Page de détails MGI
La page MGI details fournit un aperçu complet des règles de normalisation des métriques appliquées à vos métriques. Cela vous permet d'analyser l'impact de ces règles sur vos données de métriques et de prendre des décisions éclairées concernant la gestion des métriques à haute cardinalité.
Sur la page MGI details, vous pouvez consulter les informations suivantes :
- Blocked Metrics Overview: Affiche le nombre de métriques affectées par la règle
DENY_NEW_METRICS, y compris le taux de blocage des métriques. Des insights similaires sont disponibles pour les actionsREPLACEetIGNORE. - Time Picker Functionality: permet de visualiser les rapports de métriques avant l'activation de la règle, ventilés par préfixe de métrique. Cette fonctionnalité permet d'identifier la source de la croissance des métriques.
- NRQL Query Integration: offre un bouton « view in query builder » pour voir la requête NRQL illustrant l'explosion des métriques juste avant l'application d'une règle. Cela cible les données Metric Timeslice, permettant une analyse rétrospective jusqu'à trois mois.
- Metric Pattern Identification : Permet d'identifier les motifs de métriques explosifs et de créer de nouvelles règles regex pour les gérer efficacement.
- Real-Time Status Indicators: Inclut des widgets affichant l'état actuel des règles de normalisation, avec des indicateurs passant de « Actif » à « Atténué » à mesure que les règles gèrent la croissance des métriques.
- Rule Modification Capability: Permet aux utilisateurs de désactiver leurs propres règles
DENY_NEW_METRICSdirectement depuis la page Détails MGI, ainsi que de modifier les règlesREPLACEetIGNOREsans ticket de support. Pour plus d'informations, reportez-vous à Désactiver une règle.
Accéder à la page de détails MGI
Sur la page Metric normalization rules, sélectionnez la règle et cliquez sur l'icône , puis sélectionnez MGI details.

Exemple d'utilisation
Dans l'exemple ci-dessus, la page de détails MGI indique que 1,1 million de noms de métriques uniques sont bloqués par la règle DENY_NEW_METRICS à un taux de 738 métriques par minute. La majeure partie de cette croissance provient de l'espace de noms WebTransaction/Uri/RESTfulExample/users/username/. En consultant la requête NRQL, vous pouvez identifier la source de l'explosion, ce qui vous permet de créer une nouvelle règle pour gérer efficacement les métriques.
