vSphere monitoring integration
New Relic's VMware vSphere integration helps you understand the health and performance of your vSphere environment. You can:
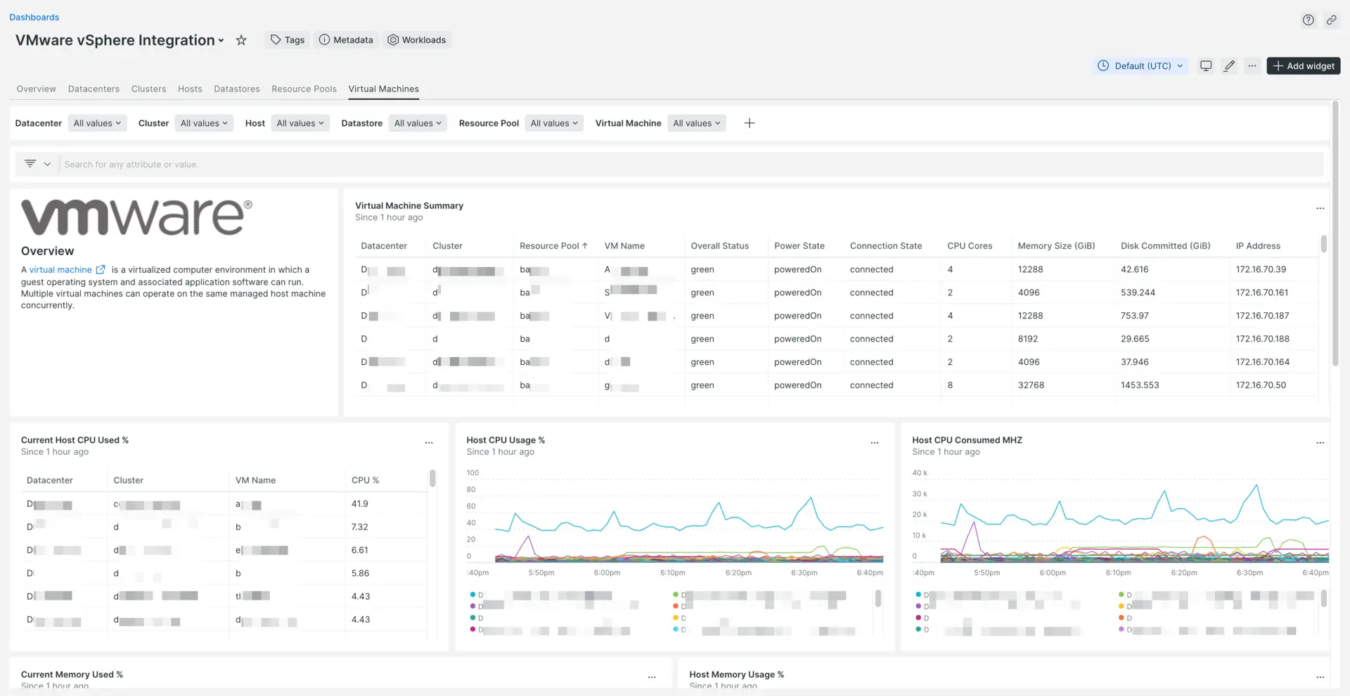
- Query data to get insights on the performance on your hypervisors, virtual machines, and more.
- Go from high level views down to the most granular data.
- Instrument and monitor multiple vSphere instances using the same account.
- Collect data on snapshots, VMs, hosts, resource pools, clusters, and datastores, including tags.
- Monitor the health of your hypervisors and VMs using our charts and dashboards.
- Use the data retrieved to monitor key performance and key capacity scaling indicators.
- Set based on any metrics collected from vCenter.
- Create workloads to group resources and focus on key data.

Our integration uses the vSphere API to collect metrics and events generated by all vSphere's components, and forwards the data to our platform via the infrastructure agent.
Tip
Use guided install to quickly see your data in the UI
The guided install is a single CLI command you can run to monitor your MongoDB instance. It's a good option for small organizations, or for anyone who wants to test out New Relic.
For a more permanent and scalable solution, we recommend the standard manual install of the agent: keep reading for how to do that.
Requirements and compatibility
- Our integration is compatible with VMware vSphere 6.5 or higher.
- Infrastructure agent installed on the host.
- vCenter service account having at least read-only global permissions with the
propagate to childrenoption checked.
Important
Large environments: In environments with more than 800 virtual machines, the integration cannot report all data and may fail. We offer a workaround that will preserve all metrics and events, but it will disable entity registration. To apply the workaround, add the following environment variable to the configuration file:
integrations:- name: nri-vsphere env: # Integration configuration parameters.
EVENTS: true METRICS: trueConfigure the integration
An integration's YAML-format configuration is where you can place required login credentials and configure how data is collected. Which options you change depend on your setup and preference.
To configure the vSphere integration, you must define the URL of the vSphere API endpoint, and your vSphere username and password. For configuration examples, see the sample configuration files. Some vSphere integration features are optional and can be enabled via configuration settings.
In addition, with secrets management, you can configure on-host integrations with New Relic's infrastructure agent to use sensitive data (such as passwords) without having to write them as plain text into the integration's configuration file.
Important
If you connect the integration directly to the ESXi host, vCenter data is not available (for example, events, tags, or data center metadata).
Example configuration
Here are examples of the vSphere integration configuration, including performance metrics:
vsphere-config.yml.sample(Linux)vsphere-win-config.yml.sample(Windows)vsphere-performance.metrics(Performance metrics)
For more information, see our documentation about the general structure of on-host integration configurations.
Important
The configuration option inventory_source is not compatible with this integration.
Update your integration
On-host integrations do not automatically update.
For best results, regularly update the integration package and the infrastructure agent.
Metric data
The vSphere integration provides metric data attached to the following New Relic events:
VSphereHostSampleVSphereVmSampleVSphereDatastoreSampleVSphereDatacenterSampleVSphereResourcePoolSampleVSphereClusterSampleVSphereSnapshotVmSample
VSphereHostSample
Name | Description |
|---|---|
| Sum of the MHz for all the individual cores on the host |
| Speed of the CPU cores |
| Amount of free CPU MHz in the host |
| CPU usage across all cores on the host in MHz |
| Percentage of CPU utilization in the host |
| Number of physical CPU cores on the host. Physical CPU cores are the processors contained by a CPU package |
| Number of physical CPU threads on the host |
| Total capacity of disks mounted in host, in MiB |
| Amount of available memory in the host, in MiB |
| Amount of used memory in the host, in MiB |
| Total memory capacity of the host, in MiB |
| Number of virtual machines in the host |
| Name of the host |
| The hardware BIOS identification |
| Name of the data center related to the host |
| Name of the cluster related to the host |
| List of names of the resource pools related to the host |
| List of names of datastores related to the host |
| Data center location |
| List of names of networks related to the host |
|
|
| The host connection state:
|
| The flag to indicate whether or not the host is in maintenance mode. This flag is set when the host has entered the maintenance mode. It is not set during the entering phase of maintenance mode. |
| The flag to indicate whether or not the host is in quarantine mode. A host that is reported as degraded will be recommended to enter quarantine mode, while a host that is reported as healthy will be recommended to exit quarantine mode. Execution of these recommended actions will set this flag. Hosts in quarantine mode will be avoided by vSphere DRS as long as the increased consolidation in the cluster does not negatively affect VM performance. |
| The host power state:
|
| The host’s standby mode. The property is only populated by vCenter server. If queried directly from the ESX host, the property is
|
| Encryption state of the host. Valid values are enumerated by the CryptoState type:
|
| The time when the host was booted. |
VSphereVmSample
Name | Description |
|---|---|
| Memory size of the virtual machine, in MiB |
| Guest memory utilization statistics, in MiB. This is also known as active guest memory. The value can range between |
| Guest memory available, in MiB. The value can range between |
| The size of the balloon driver in the virtual machine, in MiB. The host will inflate the balloon driver to reclaim physical memory from the virtual machine. This is a sign that there is memory pressure on the host. |
| The portion of memory, in MiB, that is granted to this virtual machine from the host's swap space. This is a sign that there is memory pressure on the host. |
| The amount of memory swapped to fast disk device such as SSD, in MiB |
| Resource limits for CPU, in MHz. If set to |
| Basic CPU performance statistics, in MHz. Valid while the virtual machine is running. |
| Percent of the host CPU used by the virtual machine. In case a limit is configured, the percentage is calculated by taking the limit as the total. |
| Number of processors in the virtual machine |
| Total storage space, committed to this virtual machine across all datastores, in MiB |
| Primary guest IP address, if available |
| List of IPs associated with the VM (except |
| Indicates whether or not the virtual machine is available for management:
|
| The current power state of the virtual machine: |
|
|
| Operating system of the virtual machine |
| Guest operating system full name, if available from guest tools |
| Name of the host where the virtual machine is running |
| Unique identification of the virtual machine |
| Name of the data center |
| Name of the cluster |
| List of names of the resource pools |
| List of names of datastores |
| List of names of networks |
| Data center location |
|
|
| Size of the snapshot file (bytes). |
| Size of the snapshot file, unique blocks (bytes). |
| Additional storage space potentially used by this virtual machine on all datastores. Essentially an aggregate of the property uncommitted across all datastores that this virtual machine is located on (Mebibytes). |
| Total storage space occupied by the virtual machine across all datastores, that is not shared with any other virtual machine (Mebibytes). |
| Host memory usage (Mebibytes). |
| Resource Pool Name. |
| Vm Config Name. |
| Vm Hostname. |
VSphereDatastoreSample
Name | Description |
|---|---|
| Maximum capacity of this datastore, in GiB, if accessible is |
| Available space of this datastore, in GiB, if accessible is |
| Total additional storage space, potentially used by all virtual machines on this datastore, in GiB, if accessible is |
| Number of virtual machines attached to the datastore |
| Data center location |
| Data center name |
| Number of hosts attached to the datastore |
|
|
| Connectivity status of the datastore. If this is set to |
| Unique locator for the datastore, if accessible is |
| Type of file system volume, such as |
| Name of the datastore |
| Host that runs the NFS/CIFS server |
| Remote path of NFS/CIFS mount point |
VSphereDatacenterSample
Name | Description |
|---|---|
| Total used space in the datastores, in GiB |
| Total free space in the datastores, in GiB |
| Total size of the datastores, in GiB |
| Total CPU count per data center |
| Total CPU usage, in percentage |
| Total CPU usage, in MHz |
| Total CPU capacity, in MHz |
| Total memory usage, in MiB |
| Total memory, in MiB |
| Total memory usage as percentage |
| Total cluster count per data center |
| Total resource pools per data center |
| Total datastores per data center |
| Total network adapter count per data center |
|
|
| Total host system count per data center |
| Total virtual machines count per data center |
VSphereResourcePoolSample
Name | Description |
|---|---|
| Resource pool CPU total capacity, in MHz |
| Resource pool CPU usage, in MHz |
| Resource pool total memory reserved, in MiB |
| Resource pool memory usage, in MiB |
| Resource pool memory available, in MiB |
| Size of the balloon driver in the resource pool, in MiB |
| Portion of memory, in MiB, that is granted to this resource pool from the host's swap space |
| Number of virtual machines in the resource pool |
|
|
| Name of the resource pool |
| Data center location |
| Name of the data center |
| Name of the cluster |
VSphereClusterSample
Name | Description |
|---|---|
| Effective CPU resources, in MHz, available to virtual machines. This is the aggregated effective resource level from all running hosts. Hosts that are in maintenance mode or are unresponsive are not counted. Resources used by the VMware Service Console are not included in the aggregate. This value represents the amount of resources available for the root resource pool for running virtual machines. |
| Aggregated CPU resources of all hosts, in MHz. It does not filter out cpu used by system or related to hosts under maintenance. |
| Number of physical CPU cores. Physical CPU cores are the processors contained by a CPU package. |
| Aggregated number of CPU threads. |
| Aggregated memory resources of all hosts, in MiB. It does not filter out memory used by system or related to hosts under maintenance. |
| Effective memory resources, in MiB, available to run virtual machines. This is the aggregated effective resource level from all running hosts. Hosts that are in maintenance mode or are unresponsive are not counted. Resources used by the VMware Service Console are not included in the aggregate. This value represents the amount of resources available for the root resource pool for running virtual machines. |
| Total number of effective hosts. This number exclude hosts under maintenance. |
| Total number of hosts |
|
|
| List of datastore used by the cluster. A pipe or vertical bar character ( |
| List of hosts belonging to the cluster. A pipe or vertical bar character ( |
| List of networks attached to the cluster. A pipe or vertical bar character ( |
| Threshold for generated ClusterRecommendations. DRS generates only those recommendations that are above the specified |
| Maximum time the lower priority VMs should wait for the higher priority VMs to be ready (Seconds). |
| Data center name. |
| Data center location. |
| Flag indicating whether or not the service is enabled. |
| Flag that dictates whether DRS Behavior overrides for individual virtual machines ( |
| Specifies the cluster-wide default DRS behavior for virtual machines. You can override the default behavior for a virtual machine by using the |
| Flag to indicate whether or not vSphere HA feature is enabled. |
| Flag that determines whether strict admission control is enabled |
| Indicates whether or not the virtual machine should be powered off if a host determines that it is isolated from the rest of the compute resource. |
| Restart priority for a virtual machine. |
| Determines whether HA restarts virtual machines after a host fails. |
| Level of HA Virtual Machine Health Monitoring Service. |
| This property indicates if vSphere HA VM Component Protection service is enabled. |
| The policy on what datastores will be used by vCenter Server to choose heartbeat datastores: |
VSphereSnapshotVmSample
Name | Description |
|---|---|
| Tree info for the snapshot. Es: |
| Snapshot name |
| Snapshot creation time |
| The power state of the virtual machine when this snapshot was taken |
| The unique identifier that distinguishes this snapshot from other snapshots of the virtual machine |
| Flag to indicate whether or not the snapshot was created with the "quiesce" option, ensuring a consistent state of the file system |
| The relative path from the snapshotDirectory pointing to the backup manifest. Available for certain quiesced snapshots only |
| Description of the snapshot |
| Flag to indicate whether this snapshot is associated with a recording session on the virtual machine that can be replayed |
| Total size of memory in disk. |
| Total size of the file corresponding to the file blocks that were allocated uniquely to store memory. In other words, if the underlying storage supports sharing of file blocks across disk files, the property corresponds to the size of the file blocks that were allocated only in context of this file. It does not include shared blocks that were allocated in other files. This property will be unset if the underlying implementation is unable to compute this information. |
| Total size of snapshot files in disk |
| Total size of the file corresponding to the file blocks that were allocated uniquely to store snapshot data in disk. In other words, if the underlying storage supports sharing of file blocks across disk files, the property corresponds to the size of the file blocks that were allocated only in context of this file. It does not include shared blocks that were allocated in other files. This property will be unset if the underlying implementation is unable to compute this information. |
| Disk file path in the datastore |
| Memory file path in the datastore |