• /
  • EnglishEspañolFrançais日本語한국어Português
  • 로그인지금 시작하기

Query your data with NRQL

preview

We're still working on this feature, but we'd love for you to try it out!

This feature is currently provided as part of a preview program pursuant to our pre-release policies.

Query Cloud Cost Intelligence data using NRQL to analyze and optimize cloud spending. Five event types are available with attributes for detailed queries:

Event Type

Description

Cloud Spend

Cost event, supports full NRQL language

KubernetesSpend

Kubernetes cost allocation, supports full NRQL language

CloudCost

CCI Summary Event

KubernetesCost

K8s Event

CloudCostEstimate

Real-Time Event

To write effective NRQL queries, see Introductory NRQL tutorial.

Query Cloud Cost Intelligence data

Navigate to All Capabilities > Cloud Cost Intelligence and open Query Console to enter your queries.

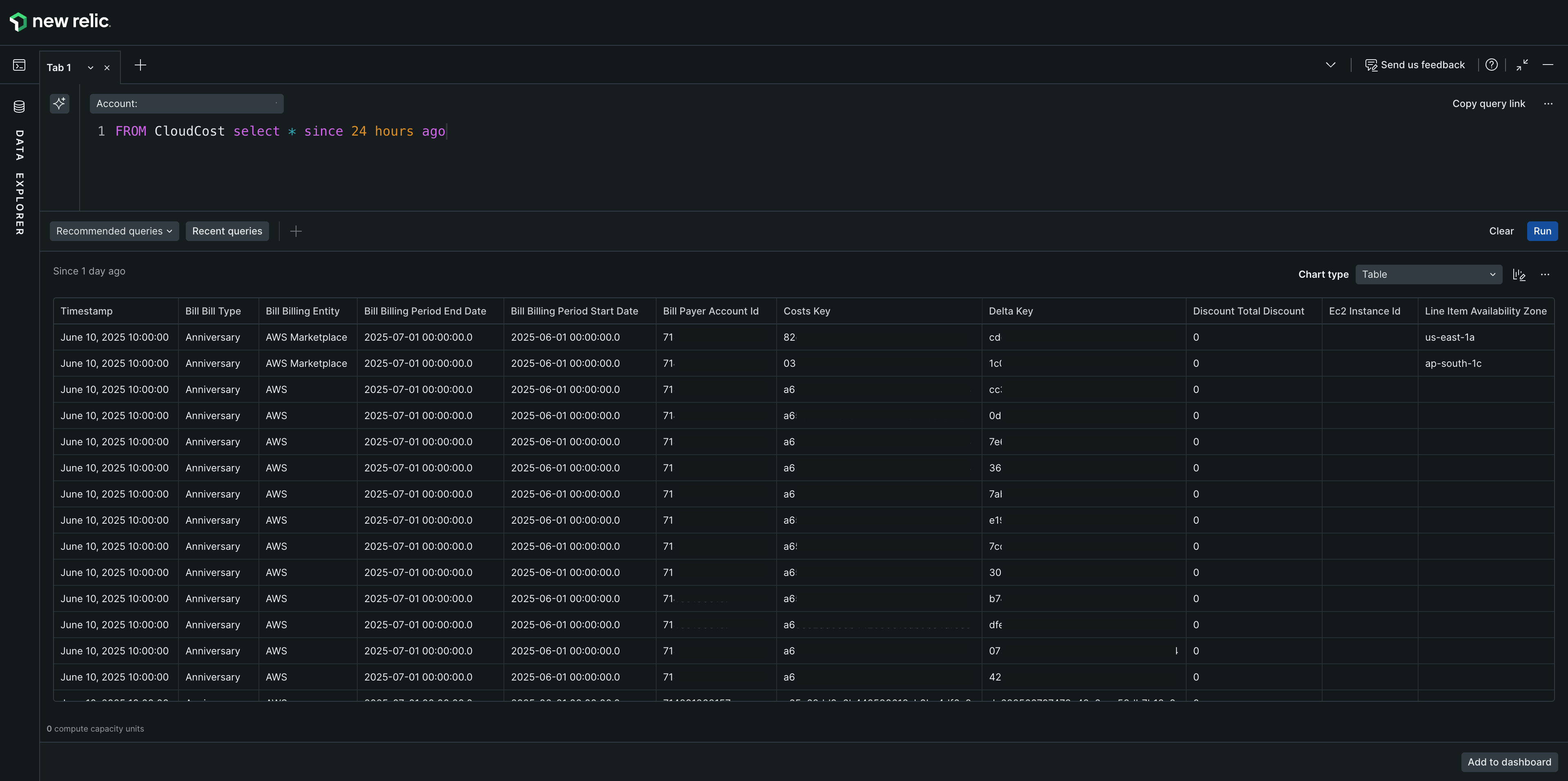
Example query:

FROM CloudCost SELECT * SINCE 24 hours ago

Field name

Type

Description

Line Item Usage Account Id

stringKey

The account ID corresponding to this line item.

Line Item Product Code

stringKey

Product code of the line item (ec2, s3)

Bill Billing Entity

stringKey

Bill invoiced to entity. (AWS Marketplace / AWS)

Resource tags User Owning Team

stringKey

Custom tag provided which can be added to any entity

Resource tags user Service Name

stringKey

Custom tag provided which can be added to any entity

Product region code

stringKey

Region made up of multiple AZs.

Bill bill type

stringKey

Bill type - anniversary (monthly), purchase (upfront), refund etc.

Line item line item type

stringKey

What kind of charge is applied to the cost (discount, regular, one-time..etc)

Line item usage start date

stringKey

Start usage date of the current line item

Line item unblended cost

numericKey

Cost based on standard rates (on-demand) before any discount from reserved instances, savings plans or volume discounts.

Line_item_blended_cost

numericKey

After discount cost, from savings plan and reserved instance etc.

Line_item_net_unblended_cost

numericKey

Individual account’s discounted price (Blended cost for each account)

Pricing_public_on_demand_cost

numericKey

Total cost based on on-demand instance rates.

Cloud Cost Intelligence Budgets query console showing CloudCost attributes

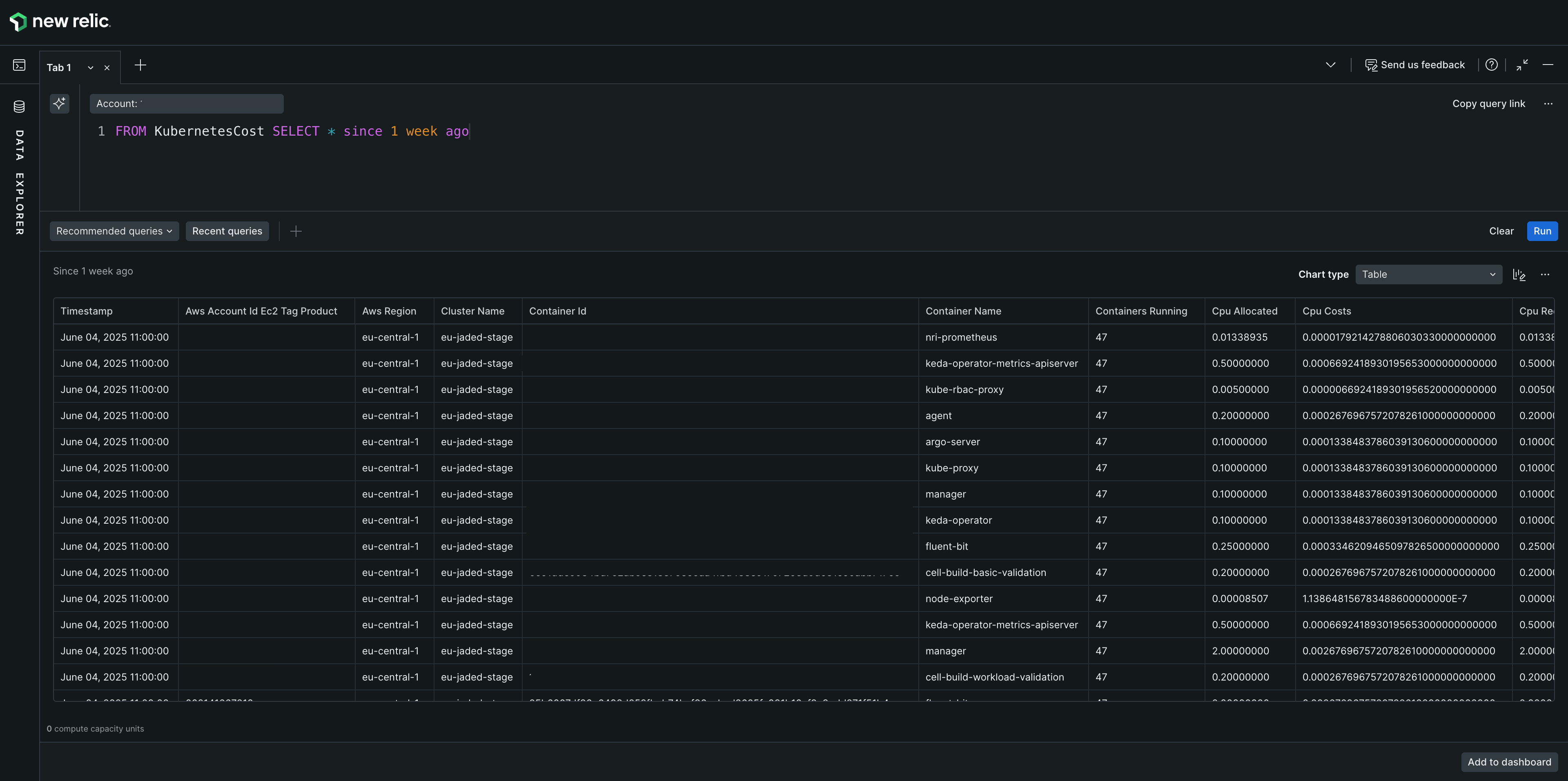
Example query:

FROM KubernetesCost SELECT * SINCE 1 week ago

For accurate Kubernetes costs, multiply cpu_weightage + memory_weightage in your queries:

SELECT SUM(net_unblended_cost * (cpu_weightage + memory_weightage) + network_net_unblended_cost) FROM KubernetesCost SINCE '2024-09-01' UNTIL '2024-09-10'

This multiplies net_unblended_cost by the sum of CPU and memory weightage for accurate cost allocations based on resource usage.

Field name

Type

Description

Usage account id

stringKey

Account id

Usage_start_date

stringKey

Start usage date of the current item

Usage end date

stringKey

End usage date of current item.

Product code

stringKey

Product code (ec2 - elastic compute cloud)

Line_item_net_unblended_cost

numericKey

Individual account's discounted price.

Resource id (i-04e79afea3f869259)

stringKey

Ec2 node id.

K8s id

stringKey

Kubernetes id

Total cost

numericKey

Total cost of this item, summation of cpu costs + memory costs.

Cluster name

stringKey

Entire cluster name (hosting the nodes - ec2 and pods)

Namespace name

stringKey

A kubernetes namespace, logical separation of services, deployment nodes.

Pod name

stringKey

Kubernetes pod name, which may host one or more containers.

Node name

stringKey

Node on which the pod is deployed. (EC2 or multiple ec2 machines).

Container id

stringKey

Docker container id

Container name

stringKey

Docker container name

Instance type

stringKey

AWS EC2 Instance type (like m6g.8xlarge)

AWS region

stringKey

Region made up of multiple AZs. (us-east-2)

AWS account id ec2 tag

stringKey

EC2 associated with the account.

Environment

stringKey

Environment in which it's being deployed.

OS

stringKey

Operating system

Processor_count

stringKey

No. of processors for current container

Owning team

stringKey

Team name (Confab ..)

User tag user service name

stringKey

Custom tag provided which can be added to any entity

Label_kubernetes_name

stringKey

Value of the standard label - label.app.kubernetes.io/name given to container / pod.

Label kubernetes instance

stringKey

Value of the standard label - label.app.kubernetes.io/instance given to container / pod.

Label Kubernetes component

stringKey

Value of the standard label - label.app.kubernetes.io/component given to container / pod.

Label kubernetes_part_of

stringKey

Value of the standard label - label.app.kubernetes.io/part-of given to container / pod.

Cpu used cores (0.00068885)

numericKey

CPU cores used by the container from total allotted.

Total cpu used cores (0.00068885)

numericKey

Total cpu cores in use. (column is not used to calculate anything)

Cpu requested cores

numericKey

CPU cores requested for deploying containers.

Cpu allocated

numericKey

CPU cores allocated for this container. (0.00005877)

Total cpu allocated

numericKey

Total cpu cores allotted to all containers in the node.

Memory used bytes

numericKey

Consumed memory by this container.

Total memory used bytes

numericKey

Total memory bytes in use.

Memory requested bytes

numericKey

Memory requested by containers when deployed

Memory allocated

numericKey

Memory allocated for this container.

Total memory allocated

numericKey

Total memory for all containers in the node.

Memory usage

numericKey

Current memory usage.

Containers running

numericKey

Numbers of containers running inside the node.

Memory costs

numericKey

Calculated costs with memory usage.

Cpu costs

numericKey

Calculated cost with CPU usage.

Cpu usage

numericKey

Amount of cpu cores in use divided by allocated. (can be requested or allocated whichever is max)

Entity id

stringKey

Entity id of the container.

Deployment name

stringKey

Kubernetes deployment name.

Query Console showing KubernetesCost event attributes

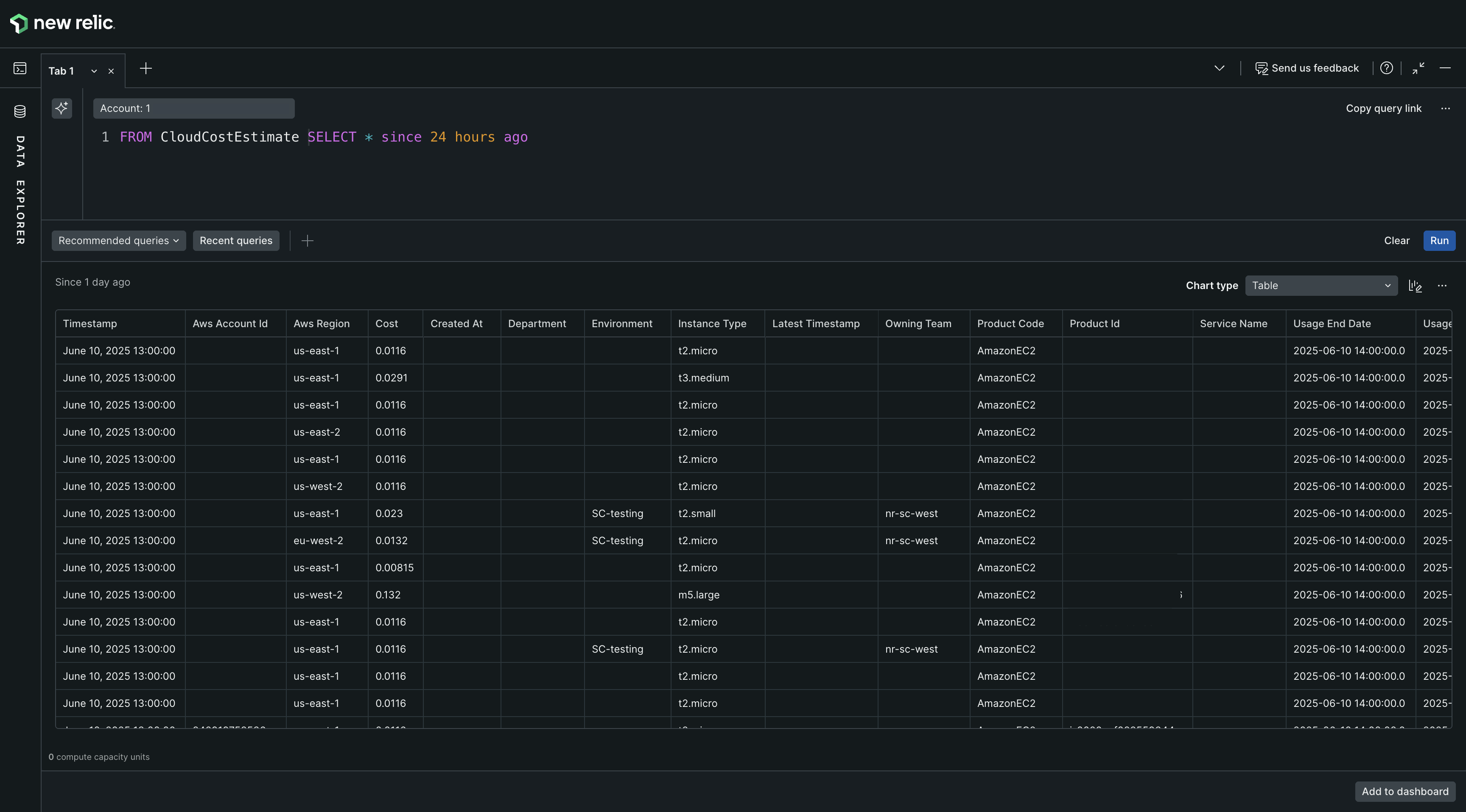
Example query:

FROM CloudCostEstimate SELECT * SINCE 24 hours ago

Field name

Type

Description

Product id (Same as resource id in kubernetes event)

stringKey

Ec2 node id.

Product code

stringKey

Unique code by AWS for each service (like EC2)

AWS Account Id

stringKey

Account id

Instance type

stringKey

AWS EC2 Instance type (like m6g.8xlarge)

AWS Region

stringKey

Region made up of multiple AZs. (us-east-2)

Department

stringKey

Blank

Environment

stringKey

US-production / production/ EU-production.

Owning team

stringKey

Team name.

Service name

stringKey

Estimation for service.

Latest timestamp

stringKey

Cost estimate given at timestamp.

Created at

stringKey

Entry created at.

Usage start date

stringKey

Estimation start date.

Usage end date

stringKey

Estimation end date.

Cost

numericKey

Cost estimated.

Query Console showing CloudCostEstimate event attributes

Supported clauses

Troubleshooting

Resolve common issues during Cloud Cost Intelligence setup

1Intelligent summary

2Cost overview

3Kubernetes cost insights

4Budgets

5Cost optimization recommendations

6Query your data with NRQL

You are here
Copyright © 2026 New Relic Inc.

This site is protected by reCAPTCHA and the Google Privacy Policy and Terms of Service apply.