preview
We're still working on this feature, but we'd love for you to try it out!
This feature is currently provided as part of a preview program pursuant to our pre-release policies.
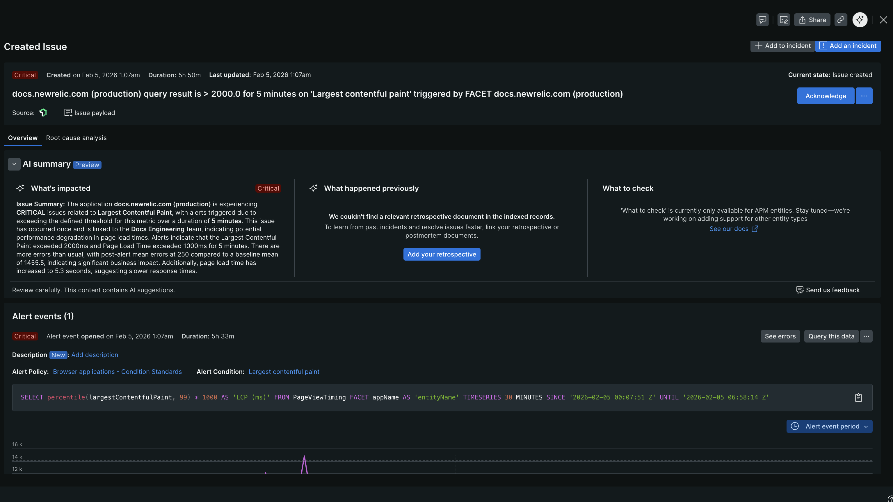
The Issue page, now integrated with New Relic AI, offers real-time insights to help reduce the mean time to resolution (MTTR) of issues and alert events. It brings together the key details of an alert event into a single view, enabling you to quickly understand the context of an issue without navigating through multiple screens.

The AI-powered issue page provides a concise summary that includes the affected entity, the severity of the issue, an explanation of the alert condition, and additional details to assist with debugging. Additionally, the issue page includes a new ‘overview’ tab with three widgets that address the most critical questions first responders ask when dealing with an issue.

Access AI summary
To view the AI summary for any alert issue:
- Go to one.newrelic.com > Alerts > Issues & activity.
- Select an alert issue.
- Expand the AI summary section.
What's impacted?
First responders need to assess the "blast radius" to determine the severity of an issue and decide on the next steps. This widget provides an overview of the affected entities along with the impact to the end users of the application or service.
What happened previously?
Many IT issues tend to reoccur. Knowing if an issue has happened before, why it occurred, and how it was resolved can save first responders valuable time during an alert event. To support this, customers can use the widget to link their existing retrospective or postmortem documents. By leveraging retrieval augmented generation (RAG), the New Relic AI platform will index and store this information for future contextual reference. Once configured, first responders will see a summary of similar past issues, along with links to the retrospective documents for detailed analysis.
What to check?
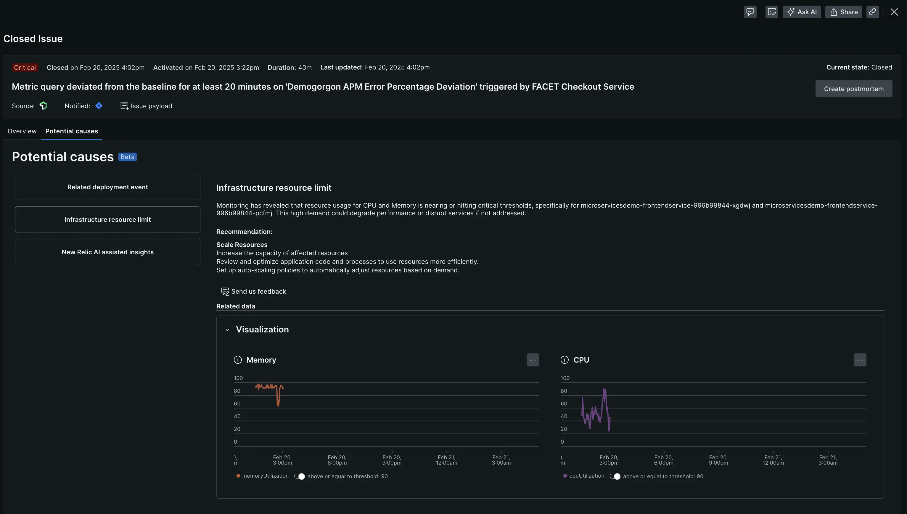
First responders often need contextual guidance on immediate actions to mitigate an issue. This widget provides customized steps to help them quickly restore services to normal operational levels. Additionally, the Potential causes tab identifies likely causes through causal analysis, covering a range of possible anomalies and performance issues. For more information, refer to casual analysis.
Causal analysis
The causal analysis engine identifies potential symptoms that might have triggered an alert event and suggests immediate mitigating actions to address them.
Consider a scenario where a PHP application encounters a memory leak, leading to a failure in the throughput SLI and triggering an alert. Our engine investigates by moving from the service level to the APM application and then to the infrastructure container to detect the symptom.
How does the engine work? The causal analysis engine uses distinct analysis categories, such as deployment events, infrastructure resource limits, and more. Each category is designed to address various potential sources of anomalies and performance issues. These categories focus on specific data types and metrics, enabling precise analysis and more accurate identification of causal relationships.
At the moment, New Relic only supports causal analysis for APM entities.

Mitigating actions & visualizations
For every identified potential cause, the engine offers tailored mitigation actions that guide users through the necessary steps to quickly restore services and entities to their normal operational states. We recognize that many of our customers typically rely on NRQL to analyze significant queries, hence we provide relevant visuals alongside the underlying query for each cause.
New Relic AI generated analysis
In some scenarios, our causal engine may not identify an algorithm-driven cause. However, we have insights that, when combined with with LLMs, can offer you actionable steps. To access this capability, you must have the New Relic AI entitlement enabled.
AI log summarization for log-based alerts
For alert issues triggered by log conditions, the AI summary provides enhanced analysis by automatically examining up to 100,000 log entries from a contextual time window around your alert. This log analysis surfaces patterns, anomalies, and potential causes that aren't immediately visible in the alert itself.
When you expand the AI summary section for a log-based alert, following are details you'll get:
- Analysis context: The number of logs analyzed, time range, and entity name.
- What happened: A summary explaining the alert event with insights beyond the alert itself.
- Findings (3-4): Key patterns and anomalies with a specific remediation step.

To explore findings in detail, click into each finding. This displays comprehensive information below the AI summary section, including:
- Detailed explanation of each finding.
- Specific remediation steps to resolve the issue.
This log-specific analysis helps you understand potential causes and resolve alert events faster by automatically surfacing critical information from thousands of log entries.