• /
  • EnglishEspañolFrançais日本語한국어Português
  • Log inStart now

Optimize your error tracking experience

October 6, 2022

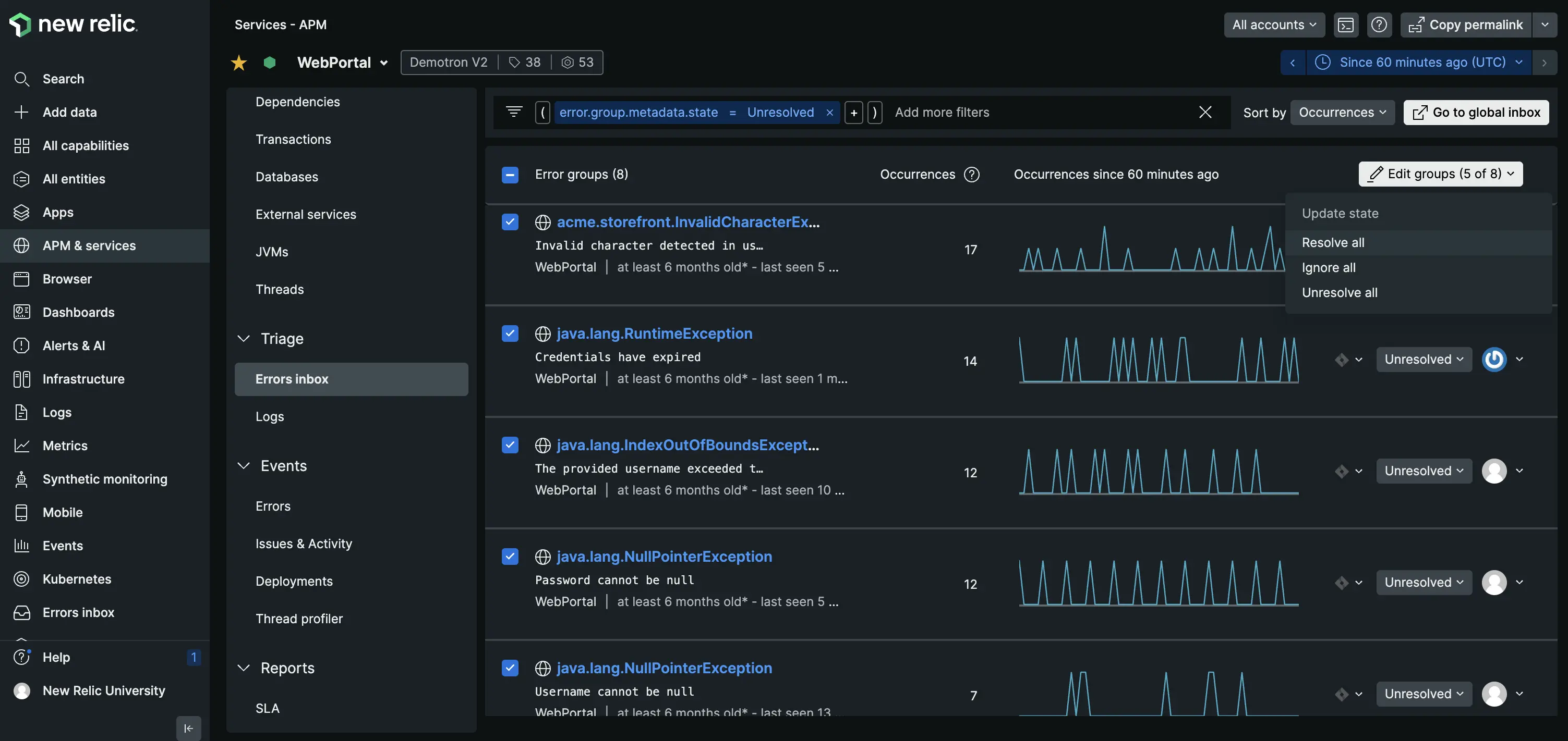
Errors inbox product enhancements include regression tags, bulk actions and email notifications.

  • Get started

We’ve released a few errors inbox features designed to help you efficiently prioritize and organize your error groups, and help you act quickly on any errors without having to switch contexts.

These enhancements include:

"Errors Inbox"

How to get started

  • Check out our errors inbox documentation.
  • BONUS Watch this Nerd Bytes video for another cool errors inbox feature: the Jira Integration.
Edit this doc
Copyright © 2026 New Relic Inc.

This site is protected by reCAPTCHA and the Google Privacy Policy and Terms of Service apply.