• /
  • EnglishEspañolFrançais日本語한국어Português
  • Log inStart now

First-class support now available for Pixie data

November 15, 2022

Automatically detect and export sampled and aggregated data from Pixie for long-term retention

  • Learn more
  • Get started

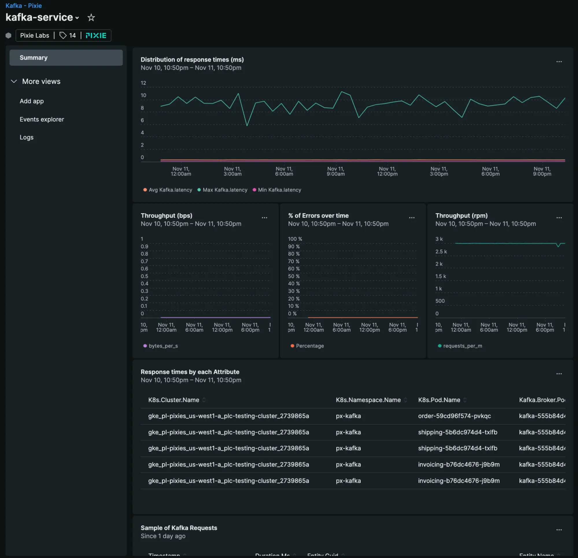
Starting today, New Relic automatically detects and exports sampled and aggregated data from Pixie for long-term retention from various technologies, including Kafka, DNS, MySQL, RabbitMQ, PostgresQL, and Redis.

If you are using Pixie with New Relic with either the Kubernetes integration v2.0.0+ or the Pixie-New Relic Plugin v1.4.2+, no need to do anything else! You should already see entities from your environment directly in your New Relic environment.

If you aren’t using Pixie with New Relic yet, get started easily by installing the Kubernetes + Pixie integration using the guided installation path.

Learn more about how to configure Pixie Ingest.

Kafka observability data detected by Pixie displayed in New Relic

Edit this doc
Copyright © 2026 New Relic Inc.

This site is protected by reCAPTCHA and the Google Privacy Policy and Terms of Service apply.