• /
  • EnglishEspañolFrançais日本語한국어Português
  • Log inStart now

Observe Golang runtime for OpenTelemetry services

December 6, 2022

Diagnose problems in the Golang runtime for services instrumented with OpenTelemetry

  • Get started

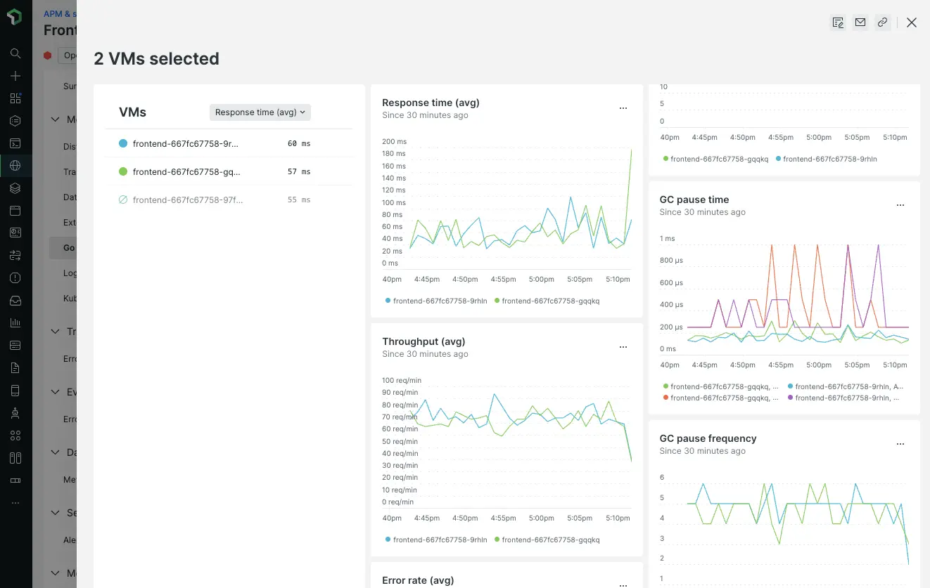
A new Go runtime page for services instrumented with OpenTelemetry allows you to identify service instances with unusual or unhealthy performance patterns. You can compare the key service health and Go runtime metrics over time, across any number of instances.

With this data, you can:

  • Determine whether garbage collection (GOGC) or memory settings should be tuned for a better fit to the actual load
  • Identify instances receiving an unbalanced amount of traffic
  • Spot slow memory leaks or goroutine leaks

Comparison view with timeseries charts, showing Go runtime instances with different throughput rates, as well as different garbage collection behavior

The new Go runtime page is based on summaries of key metrics: response time, throughput, error rate, garbage collection time, and memory usage. You can use these key metrics to compare several service instances. You can also compare all those instances' Go runtime metrics collected by OpenTelemetry instrumentation using timeseries charts to spot problems.

The New Relic Go runtime page is available today for OpenTelemetry services instrumented with the runtime package from opentelemetry-go-contrib, version 1.4.0 or later.

Edit this doc
Copyright © 2026 New Relic Inc.

This site is protected by reCAPTCHA and the Google Privacy Policy and Terms of Service apply.