The error tracking team is excited to announce an exciting improvement to OpenTelemetry’s error tracking experience. This update empowers you to analyze errors with greater efficiency and pinpoint root causes faster.
Group and Filter Errors for Deeper Insights:
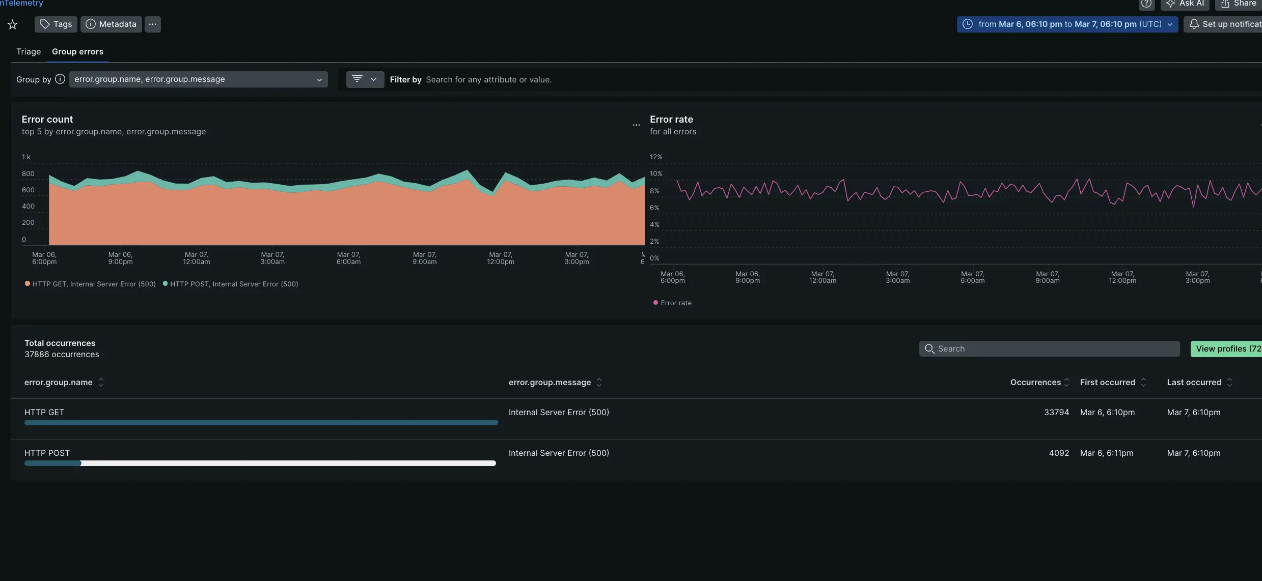
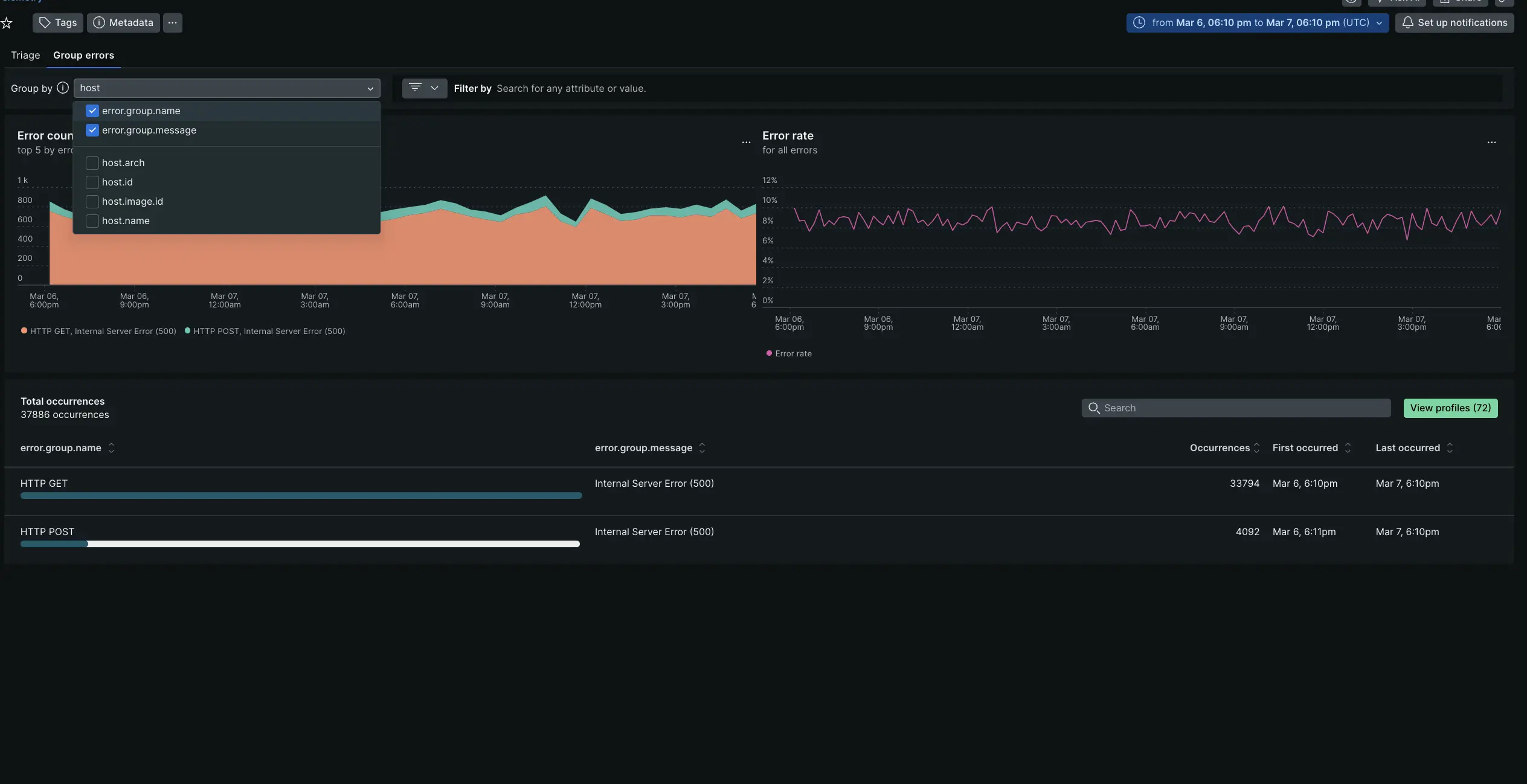
The new Group Errors tab lets you dynamically organize your span errors based on specific attributes. By default, errors are grouped by error.group.nameand error.group.message.

You can also customize grouping by any relevant attribute, like host name, to uncover hidden patterns and identify common error sources.

Drill Down for Efficient Triage:
Selecting a specific error group within the Group Errors tab takes you to a detailed drilldown page. Prioritize troubleshooting by quickly identifying errors with available stack traces, which offer valuable clues to the cause of the issue and further refine your analysis by filtering based on any relevant attribute.

As OpenTelemetry’s semantic conventions continue to evolve, the error tracking team will continue to make improvements to the OpenTelemetry error tracking experience to provide even more powerful insights into your application health.