• /
  • EnglishEspañolFrançais日本語한국어Português
  • Log inStart now

New thresholds markers for line charts and tables

April 22, 2024

Configure thresholds on line charts and tables to add context and make your data easier to interpret.

  • Learn more

When analyzing your data, it's important to know at a glance whether a metric needs your attention. Someone viewing your chart may not know the context of whether a number is normal, or more importantly, not normal.

That's why we've released a new thresholds feature that lets you draw custom lines and regions to label your line time-series charts and tables. This feature allows you to add more context to your dashboard customizations and make data more easily understood.

With thresholds you can:

  • Specify boundaries in time series charts
  • Set colored regions in times series charts
  • Set only the lower value to set a minimum boundary and shade everything above that value
  • Set only the higher value to shade everything below
  • Color cells in a table depending on its value
  • Add multiple thresholds in a single chart or table to show varying degrees of severity

How to configure thresholds

In time series charts:

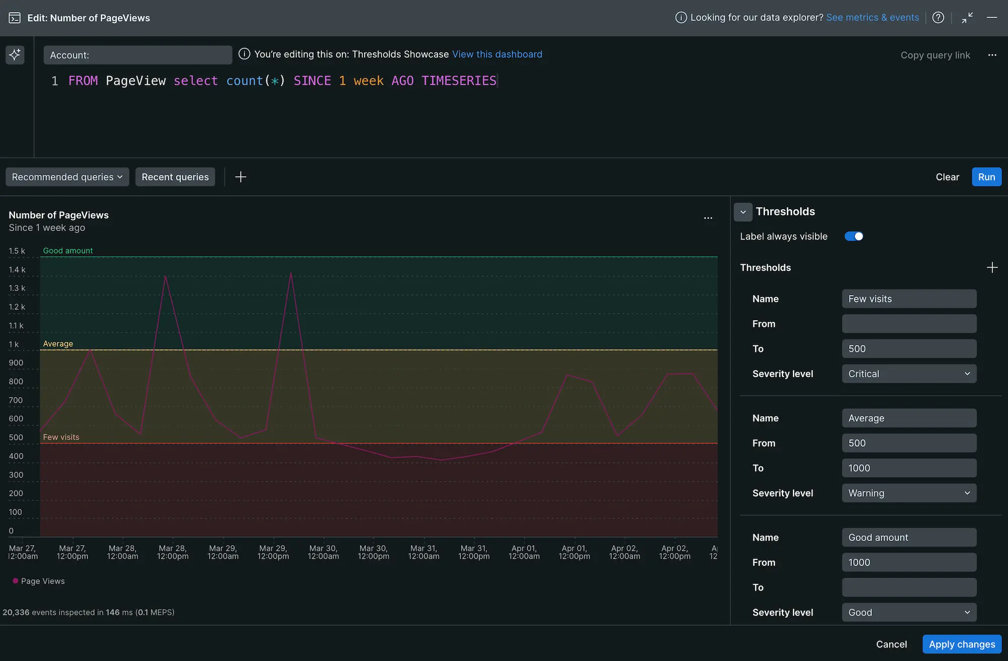
  1. Edit the chart and expand the Thresholds menu.
  2. Select + to add a threshold and enter a Name.
  3. Enter values for From and To. If you want to create a single line, enter the same number for both fields.
  4. Select a Severity level. This determines the color of the line and/or region.

Setting thresholds in a line chart

In tables:

  1. Edit the table widget and expand the Thresholds menu.
  2. Select + to add a threshold and select a Column.
  3. Enter values for From and To. To set an upper bound, leave the From field empty. To set a lower bound, leave the To field empty.
  4. Select a Severity level. This determines the color of the cell.

Setting thresholds in a table widget

Remove a threshold

To remove a threshold marker or region, hover over one of the fields and select the - symbol beside the Name field.

Learn more

Learn more about how you can customize charts by reading the docs page.

Edit this doc
Copyright © 2026 New Relic Inc.

This site is protected by reCAPTCHA and the Google Privacy Policy and Terms of Service apply.