• /
  • EnglishEspañolFrançais日本語한국어Português
  • Log inStart now

Model inventory is now part of New Relic AI Monitoring

June 12, 2024

Easily isolate model related issues with a unified view of key metrics across all models

  • Learn more
  • Get started

New Relic AI monitoring gives you deep insights and unprecedented visibility across your entire AI stack, so you can build and run AI applications with confidence. The latest addition to AI monitoring, model inventory, offers a unified and comprehensive view of key model metrics across all models. This makes it easy to isolate and troubleshoot any model-related performance, error, or cost issues. With model inventory:

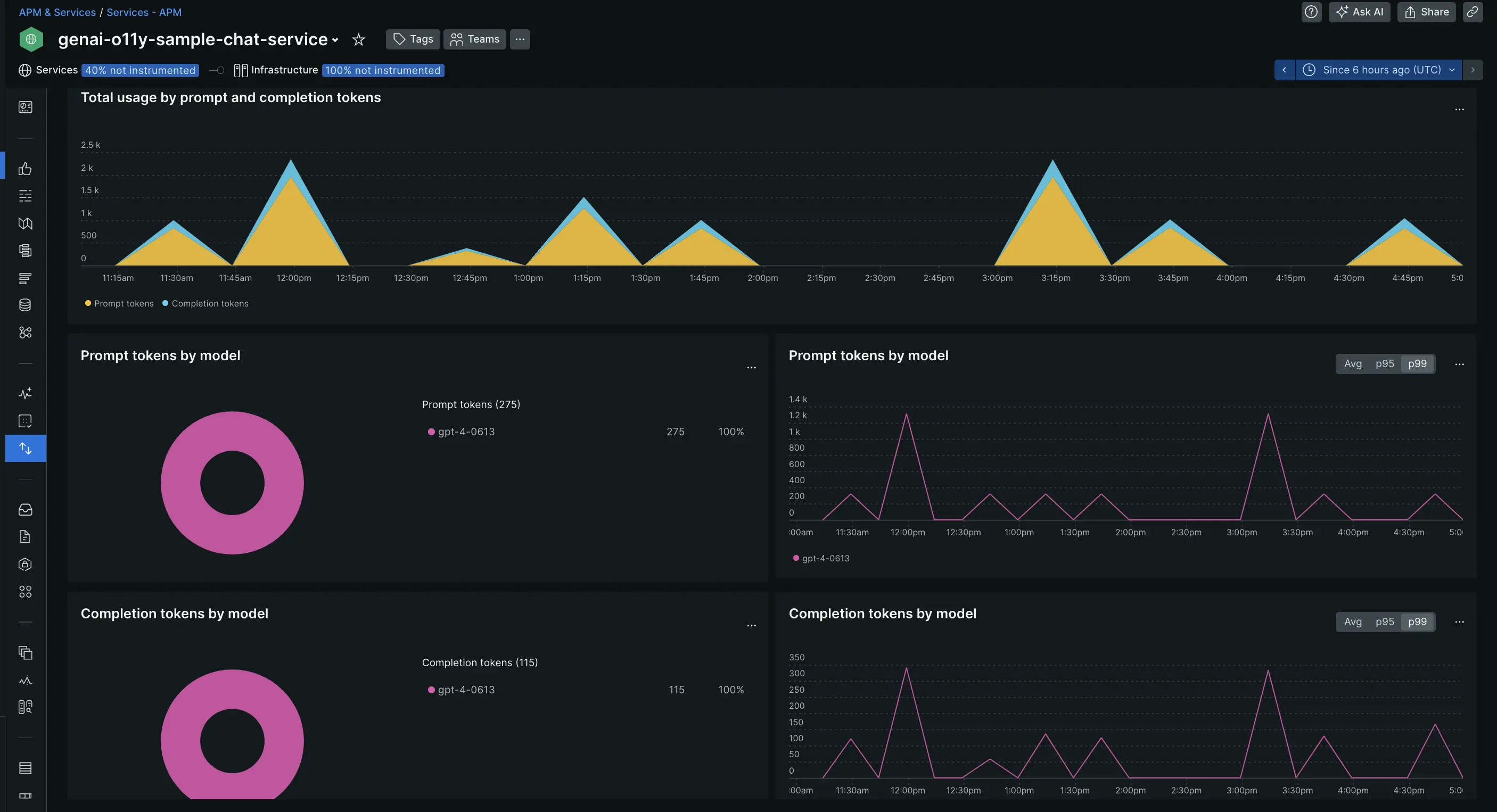
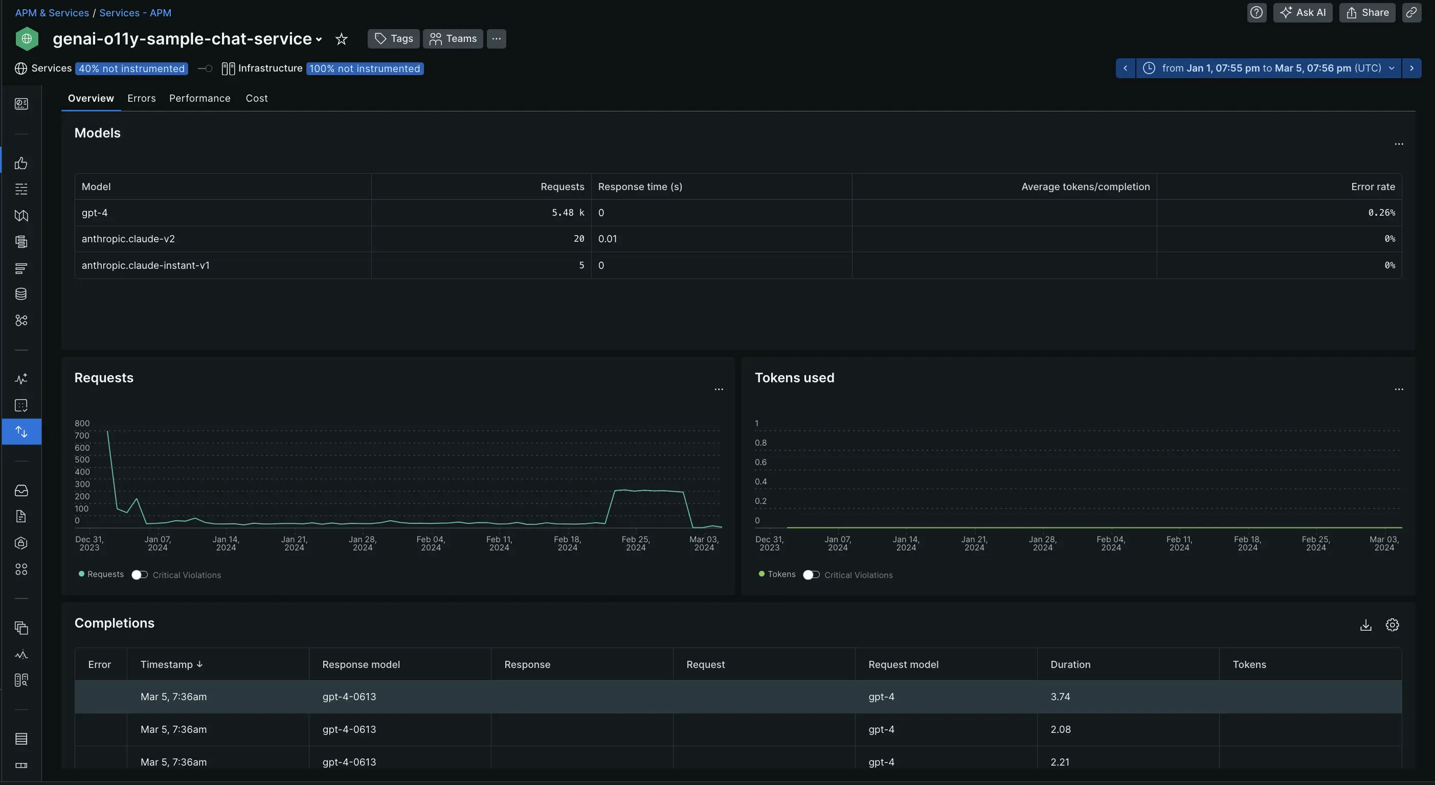
  • Gain holistic view of your model data: Overview the requests, token usage, and completions across models for all services and accounts, ensuring complete visibility and control.

    Model overview

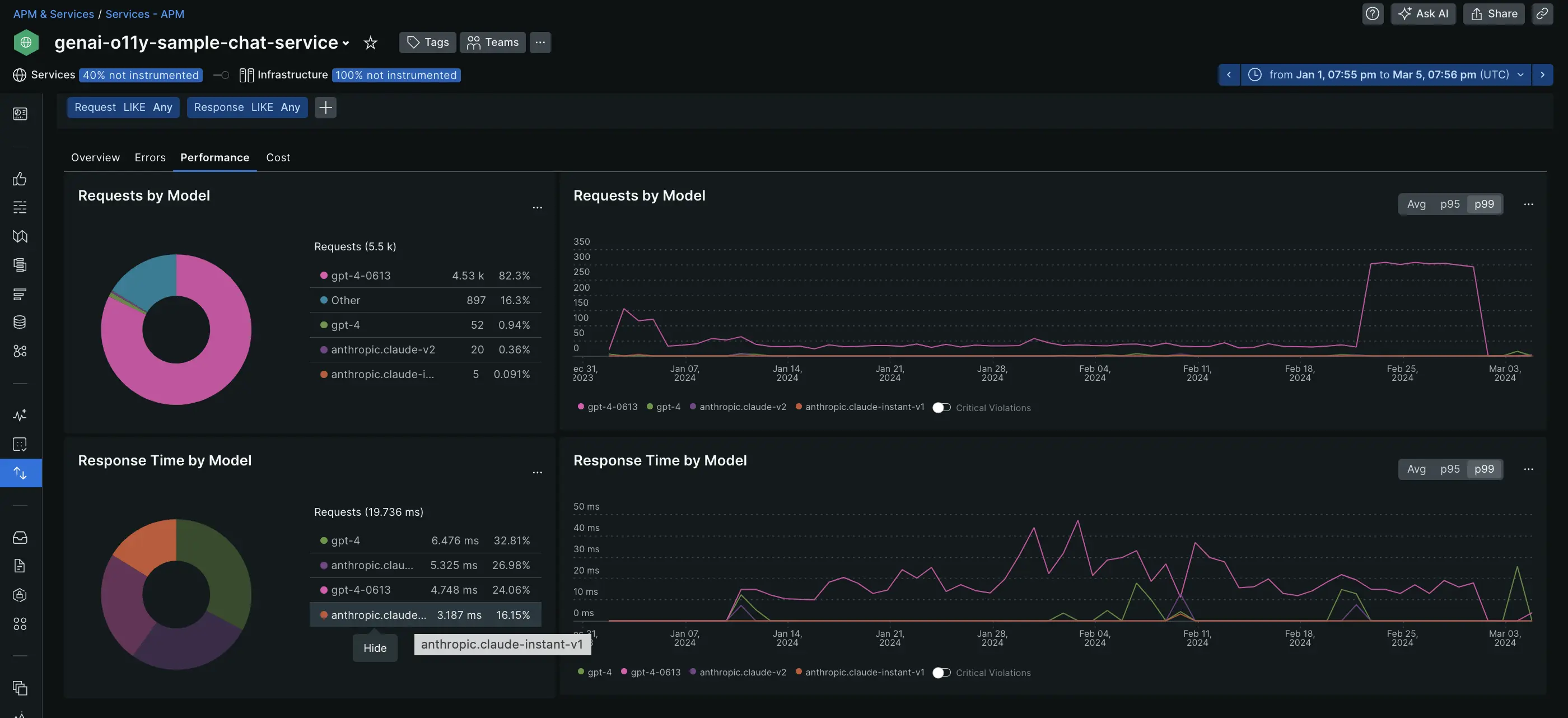
  • Analyze performance at a glance: Instantly understand the total number of requests per model and average response time, allowing you to quickly identify and optimize underperforming models.

     Model Performance

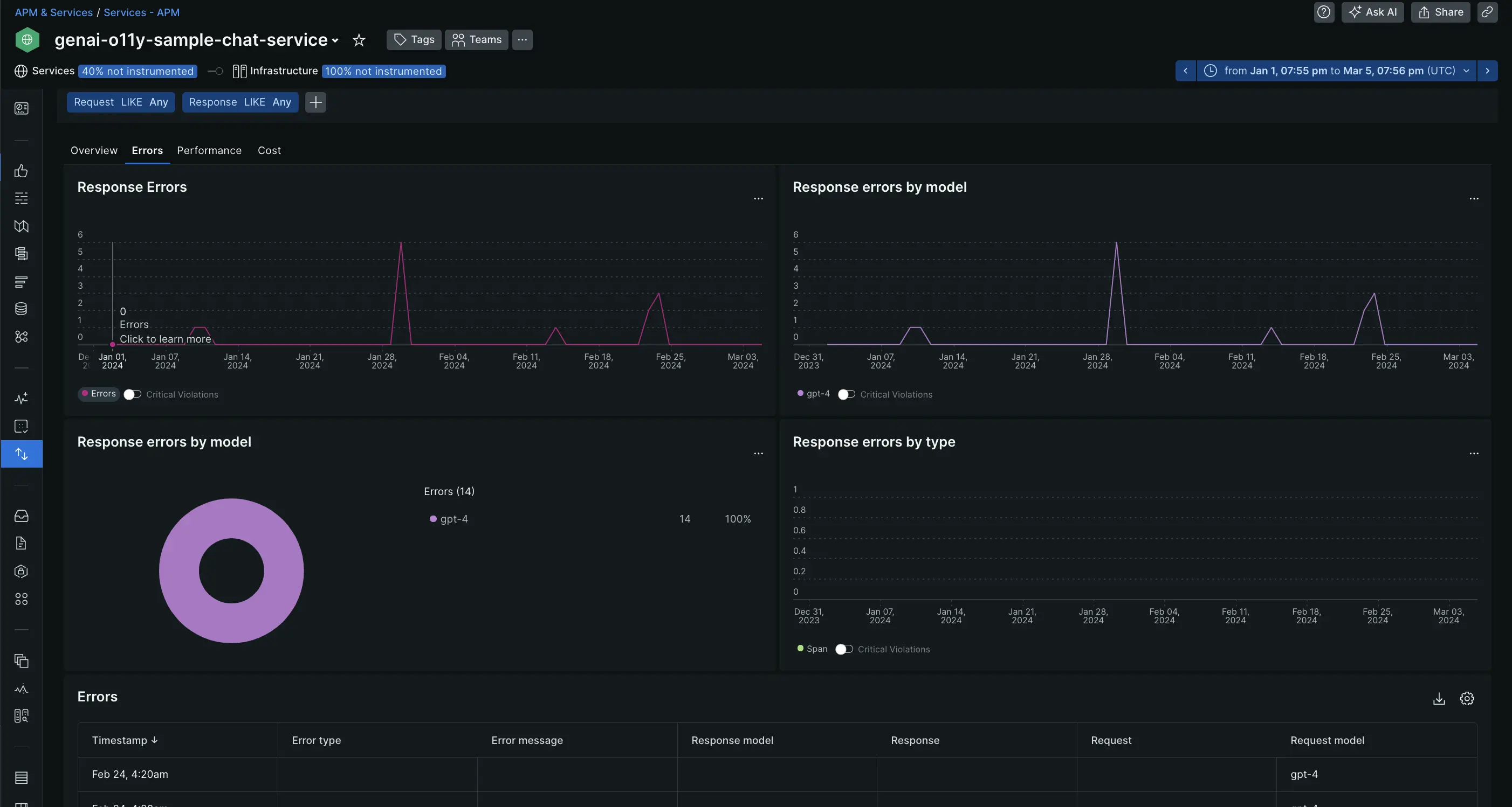
  • Pinpoint errors faster: Easily isolate the most common errors and models with the highest error rates, facilitating efficient root-cause analysis and faster resolution.

    Model Errors

  • Improve cost effectiveness: Understand token usage per model, including breakdowns for prompt and completion tokens, and identify opportunities for cost-saving through methods like prompt engineering.

    Model costs

  • Customize how you view your data: Easily filter data by service, request, or response to gain even deeper insights and tailor your analysis to specific needs.

Edit this doc
Copyright © 2026 New Relic Inc.

This site is protected by reCAPTCHA and the Google Privacy Policy and Terms of Service apply.