• /
  • EnglishEspañolFrançais日本語한국어Português
  • Log inStart now

Data partitions now available in logs in context

July 3, 2024

Filter and query logs by partitions in logs in context views

  • Learn more

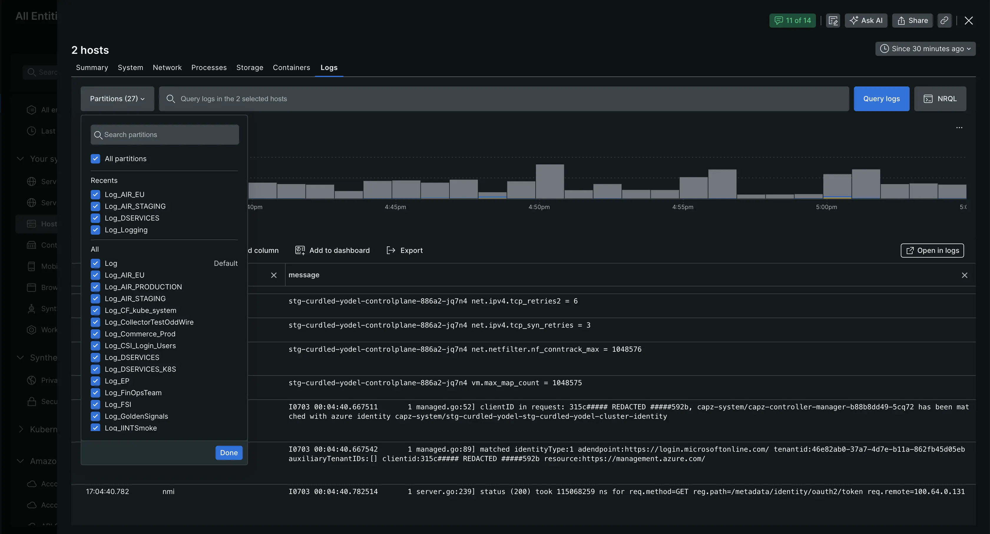
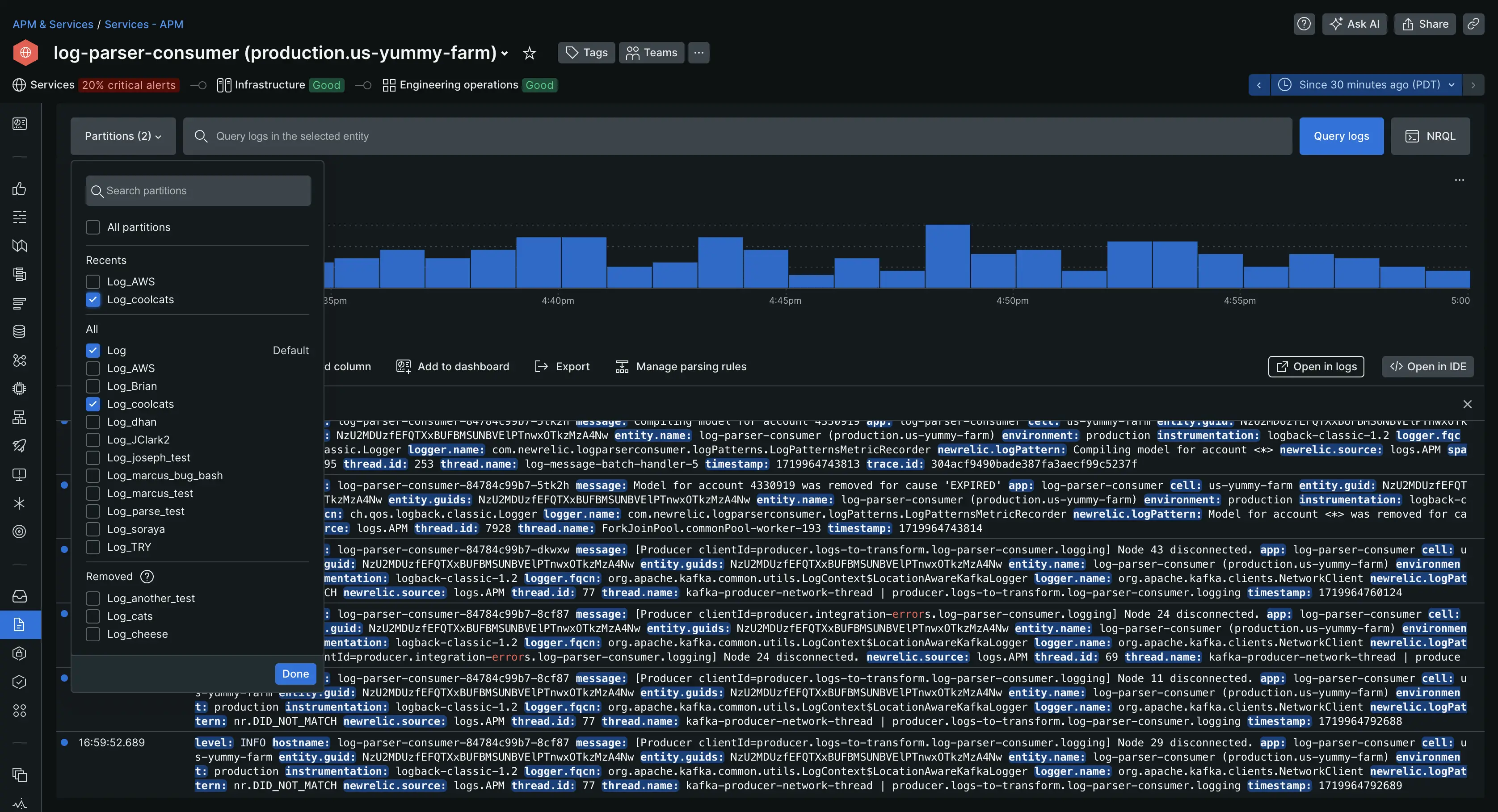
We're bringing you more functionality to the data partition selection menu by making at available in logs in context views. You can now filter and query your logs by data partitions in APM, hosts, traces, and transaction views, just like you do in the main logs view.

Data partitions in logs in context

Make your workflow easier by filtering your logs by partition without having to switch to the main logs view. To view logs from specific partitions, open the data partition menu and select the partitions you'd like to see logs from. Then, just click Done!

You can access this feature from:

  • APM Data partition selection menu in APM log summary.
  • Hosts Data partition selection menu in hosts logs in context.
  • Traces Data partition selection menu in traces logs in context.
  • Transactions Data partition selection menu in transactions logs in context.

For more info on how to use data partitions to improve your workflow, check out the docs page.

Edit this doc
Copyright © 2026 New Relic Inc.

This site is protected by reCAPTCHA and the Google Privacy Policy and Terms of Service apply.