• /
  • EnglishEspañolFrançais日本語한국어Português
  • Log inStart now

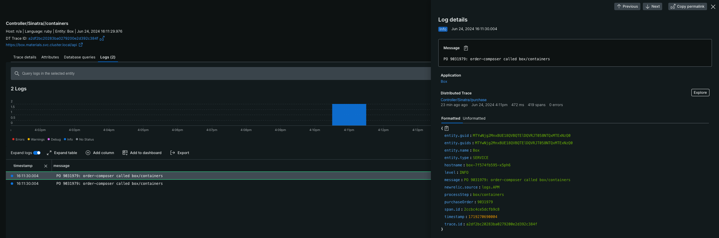
View logs in transaction trace details

July 8, 2024

Explore your logs in the context of a transaction trace

You can now view logs related to span-based transaction traces directly in the transaction trace details view, making it easier to explore related logs without having to manually search through log data.

To get started, open the transaction trace details view for any span-based transaction trace and click the new Logs tab. A logs view will open where you can explore your logs related to the transaction trace. In addition, we’ve improved our logs in context views to show a timeseries of your logs by log level in a stacked bar chart.

A screenshot showing logs in the context of a transaction trace.

A screenshot showing logs in the context of a transaction trace.
Edit this doc
Copyright © 2026 New Relic Inc.

This site is protected by reCAPTCHA and the Google Privacy Policy and Terms of Service apply.