• /
  • EnglishEspañolFrançais日本語한국어Português
  • Log inStart now

Get insights faster with the new data explorer

November 11, 2024

Explore all your metrics, events, and logs from anywhere in the platform faster

The new default querying experience now includes an integrated data explorer, making it easier to get insights from all your data. With an intuitive, fully resizable point-and-click UI, the data explorer helps you better understand metrics, events, and logs--without having to manually write NRQL queries.

Understand your metrics

The data explorer acts as a metric catalog where you can easily view your metrics and explore their dimensions in a snap. Click the three dot menu to automatically generate a recommended query.

Plus, if you're working with OpenTelemetry, the data explorer will show descriptions to help you better understand your OTel metrics.

An animated gif showing the data explorer in New Relic.

Explore your metrics and automatically generate a query with the data explorer.

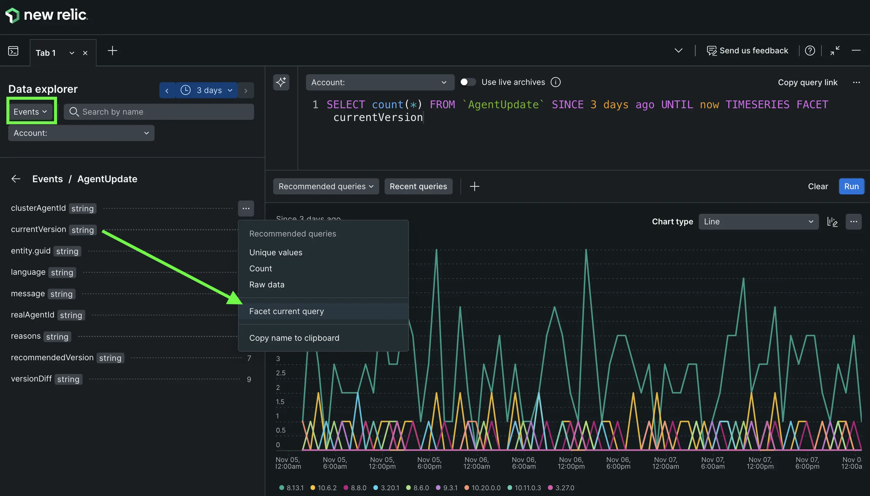
Explore events

Browse all the NR events including your custom events. Know what every event and attribute is thanks to the integrated data dictionary.

Screenshot showing the data explorer with events in New Relic.

See all logs

Explore all log partitions with an easy point and click interface that helps you create queries and explore all your attributes and values. You can even dive deeper into individual logs for additional details, without leaving your query.

Screenshot showing the data explorer with logs in New Relic.

Integrated with the new querying UI

Because it's built into the new query your data capability, you can access the data explorer from anywhere in the platform, without losing the context of what you are already working on. Plus, you can use up to 100 separate tabs to streamline your data exploration with multiple queries.

Learn more about the data explorer in the docs and watch the video below, or read our tips on how to make the most of the new query your data UI.

Edit this doc
Copyright © 2026 New Relic Inc.

This site is protected by reCAPTCHA and the Google Privacy Policy and Terms of Service apply.