• /
  • EnglishEspañolFrançais日本語한국어Português
  • Log inStart now

Gain comprehensive visibility into your azure serverless functions

January 16, 2025

Troubleshoot faster and optimize resource utilization with deep insights into performance of Azure serverless functions

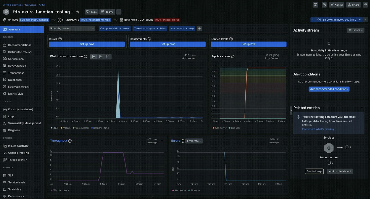
New Relic now offers comprehensive serverless monitoring for Azure Functions, including exclusive support for both dedicated and consumption hosting plans. Get a unified view of all your functions, regardless of deployment method, and gain deep insights into their performance and behavior. Troubleshoot issues faster and optimize resource utilization with:

  • Deeper invocations insights: Gain granular visibility into every function invocation (transaction), including detailed information on execution time, resource consumption, and success/failure rates.
  • Distributed tracing for HTTP: Trace the flow of HTTP requests across your entire serverless application, identifying performance bottlenecks and quickly diagnosing issues within complex distributed systems.
  • Cross-platform support: Our enhancements support .NET function apps hosted on both Windows and Linux, providing consistent visibility and troubleshooting capabilities across your diverse environments.
  • Containerized function support: Gain deep insights into the behavior of your Azure Functions deployed as containers, even when running within Kubernetes environments.
  • Comprehensive metrics: Access a rich set of metrics related to compute, garbage collection, and HTTP status codes, empowering you to proactively identify and address performance issues.

Azure serverless image

Edit this doc
Copyright © 2026 New Relic Inc.

This site is protected by reCAPTCHA and the Google Privacy Policy and Terms of Service apply.