• /
  • EnglishEspañolFrançais日本語한국어Português
  • Log inStart now

New Filter Bar & Data Table support for Error Inbox

April 3, 2025

Explore our redesigned filter bar with improved search placement, intuitive filter controls for precise filtering. Plus, enjoy enhanced capabilities with our new DataTable for better data visualization and management.

We're excited to announce a major update to Error Inbox’s filtering system and data display, designed to make your error tracking experience more intuitive and powerful.

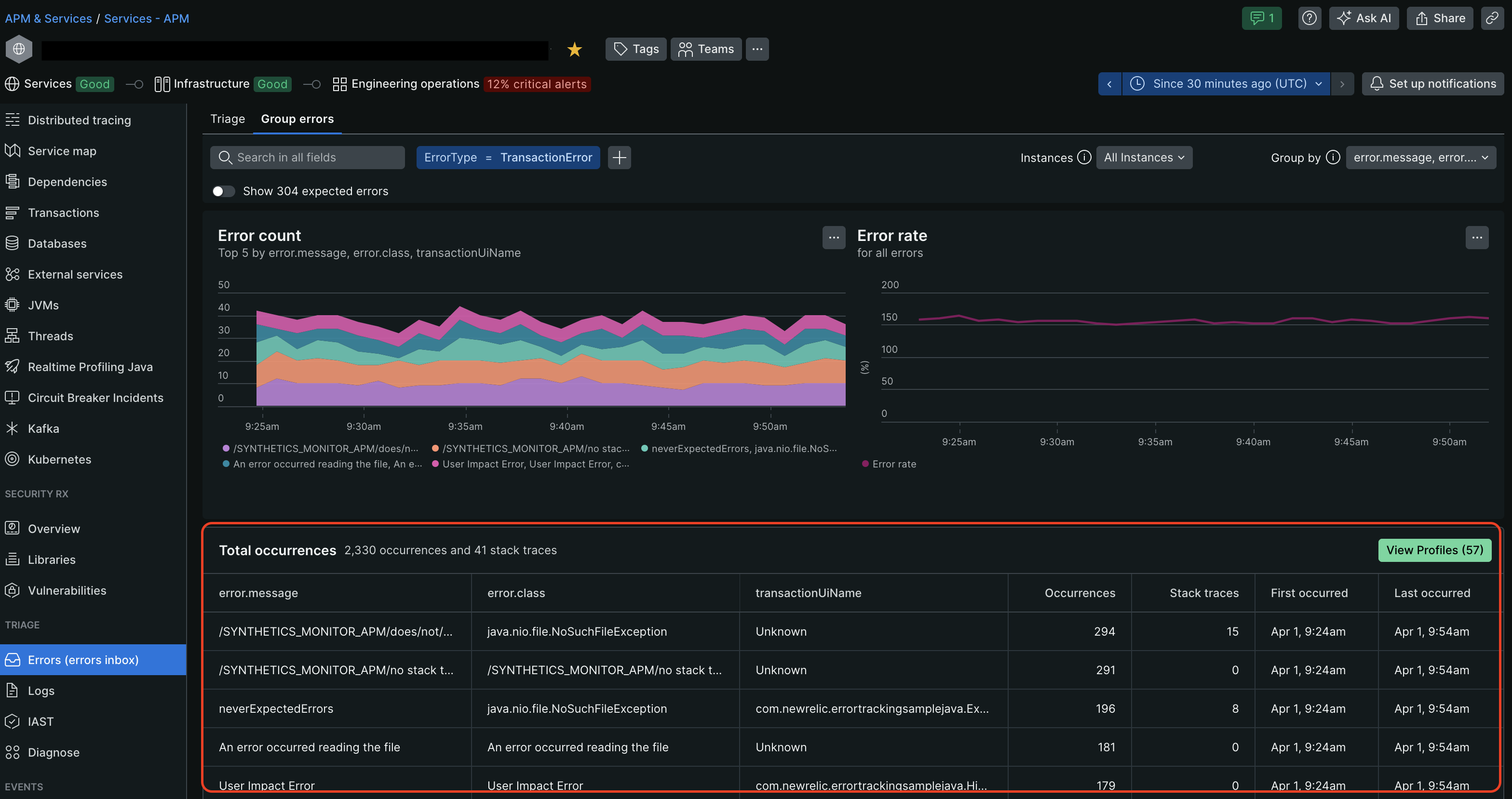
New Filter Bar:

Our completely redesigned filter bar brings a cleaner interface and enhanced filtering capabilities:

  • Improved Search Placement: The search bar now sits prominently at the top for easier access
  • Intuitive Filter Addition: Adding multiple filters is made more easy with the new '+' icon
  • Simplified Logic: All filters now use AND logic for more precise results
  • Backward Compatibility: All your existing permalinks with previous filter settings will continue to work seamlessly

group filterbar

triage filterbar

Enhanced Data Display

We've also migrated to our new DataTable component, delivering:

  • Improved capabilities for large datasets
  • Enhanced sorting and pagination
  • Better visual hierarchy of information
  • Consistent styling with our latest design system

group datatable

This update represents a significant step forward in how you interact with your error data. We can't wait to hear your feedback!

Edit this doc
Copyright © 2026 New Relic Inc.

This site is protected by reCAPTCHA and the Google Privacy Policy and Terms of Service apply.