• /
  • EnglishEspañolFrançais日本語한국어Português
  • Log inStart now

Capture and analyze all changes impacting your system

May 19, 2025

View and analyze any change and view all change events across all of your entities and accounts through a single pane of glass

  • Learn more

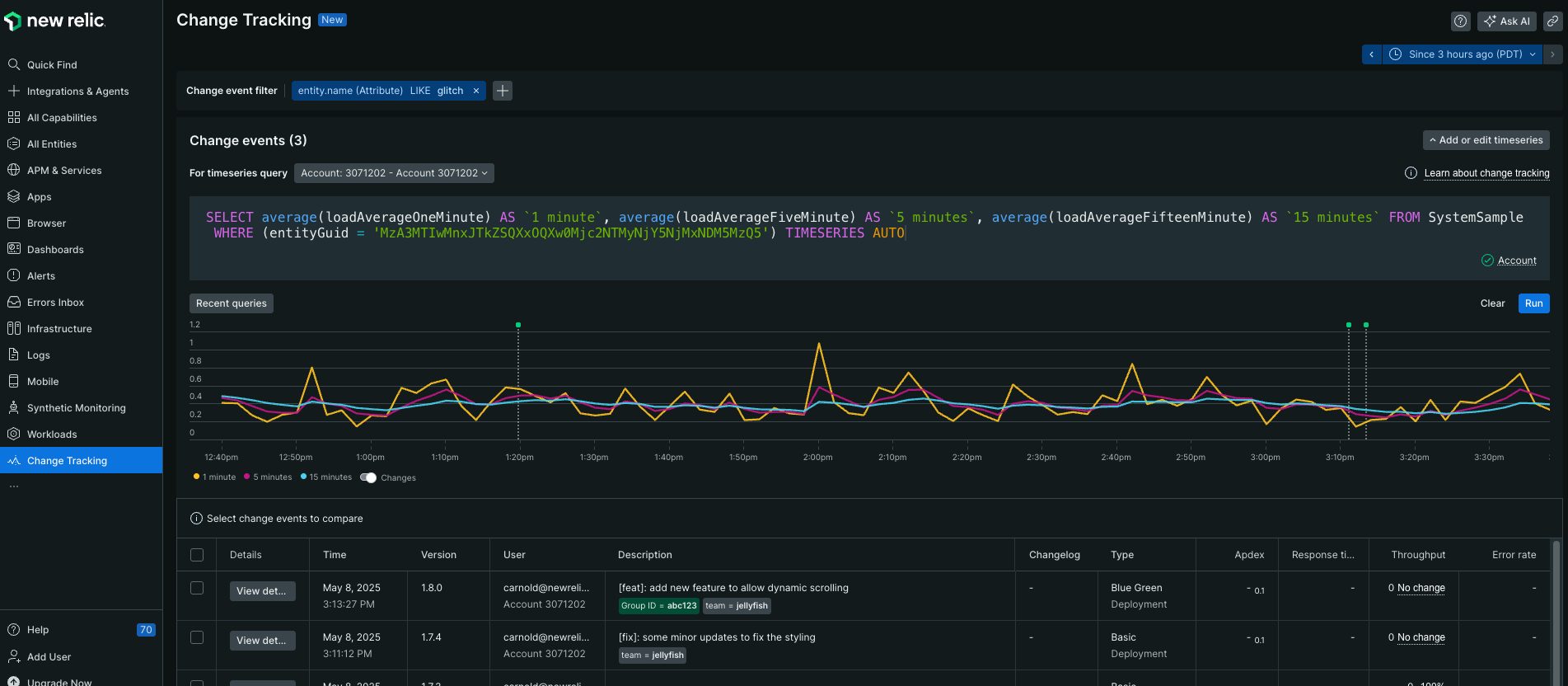
Deployments aren’t the only type of change impacting your system. Now change tracking allows you to capture every system change with ease and view all of your change events in a single pane of glass alongside timeseries data. Identifying correlations to see how changes impact your system has never been easier. Sign up for the change tracking public preview to try it now.
EU Public Preview Sign Up

Change Tracking Events Plus Timeseries Data

Change Tracking Events Plus Timerseries Data

Key benefits

  • Capture all changes impacting your system: Send change events for any type of change, including feature flags changes, configuration changes, and business events, or create any custom change event based on your requirements. Easily send change events for various event types using our new Nerdgraph mutation, ‘changeTrackingCreateEvent’.

  • Gain a comprehensive view to manage change across your system: Seamlessly view and filter change events across all of your entities and accounts from one unified interface. Effortlessly identify changes by filtering by team, type, custom attributes, and more.

  • Quickly correlate changes to telemetry and accelerate root cause analysis and discovery: Enhance your understanding of how changes impact your system by visualizing change events with time series data. Find the root cause faster by adding a timeseries query to visualize change events alongside specific data to correlate changes to your metrics.

  • Enrich your change events with comprehensive metadata: Track all the necessary information about your changes using custom attributes, categories, and types. Tailor your change events to include all specifics needed for thorough system clarity.

Learn More

Learn how to get started in the docs

Edit this doc
Copyright © 2026 New Relic Inc.

This site is protected by reCAPTCHA and the Google Privacy Policy and Terms of Service apply.