• /
  • EnglishEspañolFrançais日本語한국어Português
  • Log inStart now

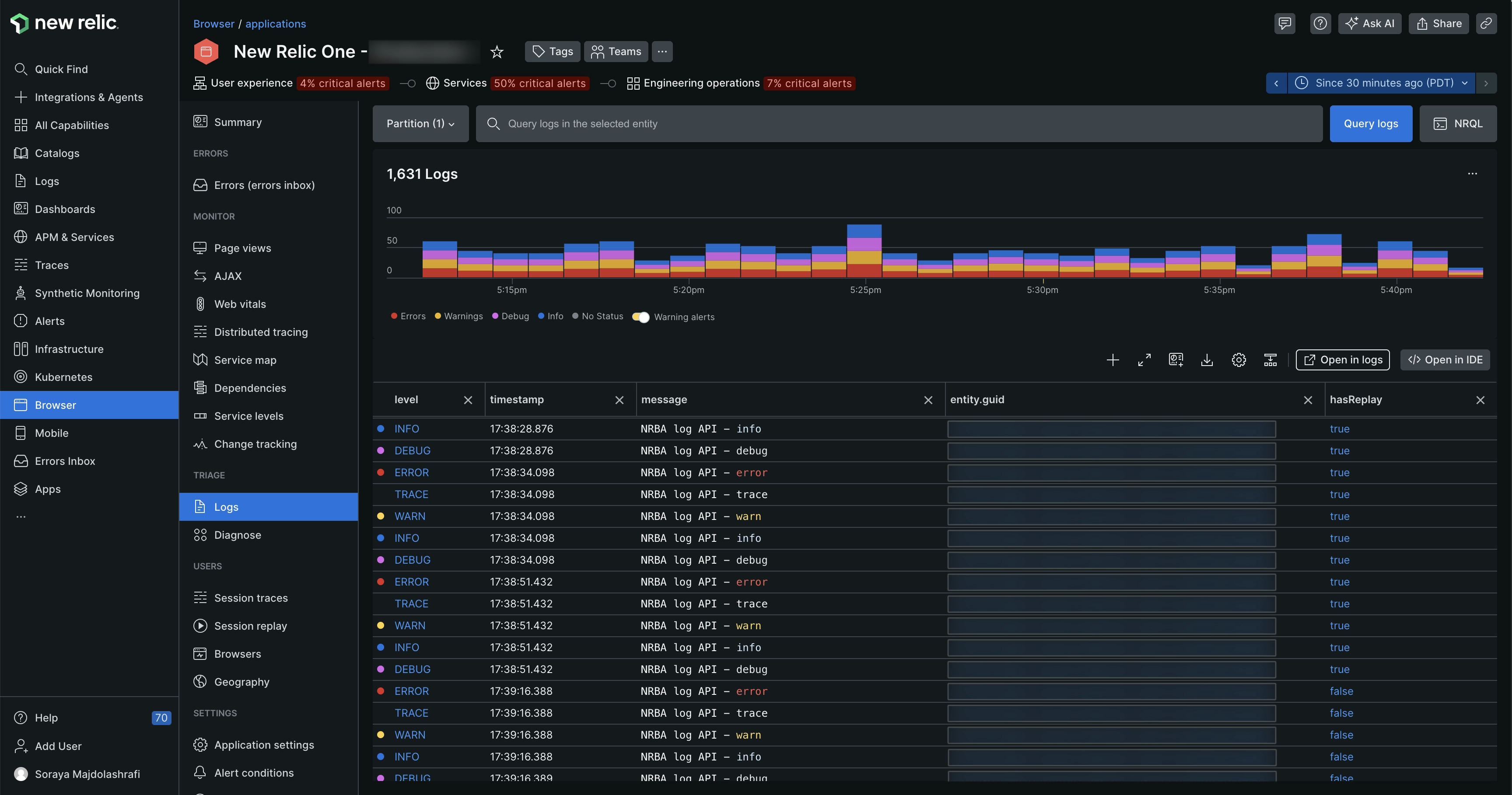
Logs for browser app

To view the logs of a browser app's performance:

Select a browser app.

In the left-hand menu, navigate to Logs.

Screenshot of browser logs page

What's next?

  • You can also view browser logs in context with Session Replay (if you are using the Session Replay feature) or alongside JavaScript errors in Errors Inbox. Refer Logs in Session Replay and Logs in Error Inbox for more details.

  • For more information on the Logs UI, see Use logs UI for more details.

Copyright © 2026 New Relic Inc.

This site is protected by reCAPTCHA and the Google Privacy Policy and Terms of Service apply.