• /
  • EnglishEspañolFrançais日本語한국어Português
  • Log inStart now

Use logs UI

Use our logs UI to:

  • Spot interesting or significant patterns in your logs.
  • Examine more context around a particular log line.
  • Explore and manipulate your logging data with filters and parsing rules.
  • Query your data to create custom visualizations, or add those to dashboards
  • Organize your organization's log data, and optimize query performance with data partitions.
  • Set up alert conditions for problems you want to prevent.
  • Schedule automated NRQL searches to receive regular query results via email.

To stay up to date with new capabilities and improvements, subscribe to our RSS feed for Logs release notes.

Screenshot of logs UI with details

one.newrelic.com > All capabilities > Logs: To explore and manage your logs, use the left nav. To view detailed information, click any log line.

Find the logs UI

To find the logs UI, from one.newrelic.com, select Logs.

Explore your log data

Use the left nav in the logs UI as an easy workflow through all logs, attributes, patterns, live-tail logging, and queries. Manage your log data by dropping or parsing data, creating data partitions, and setting up alerts. Hash or mask any sensitive data in your logs with obfuscation expressions and rules. Get more details about specific logs and their attributes from the center nav.

To explore your logging data, follow this basic workflow.

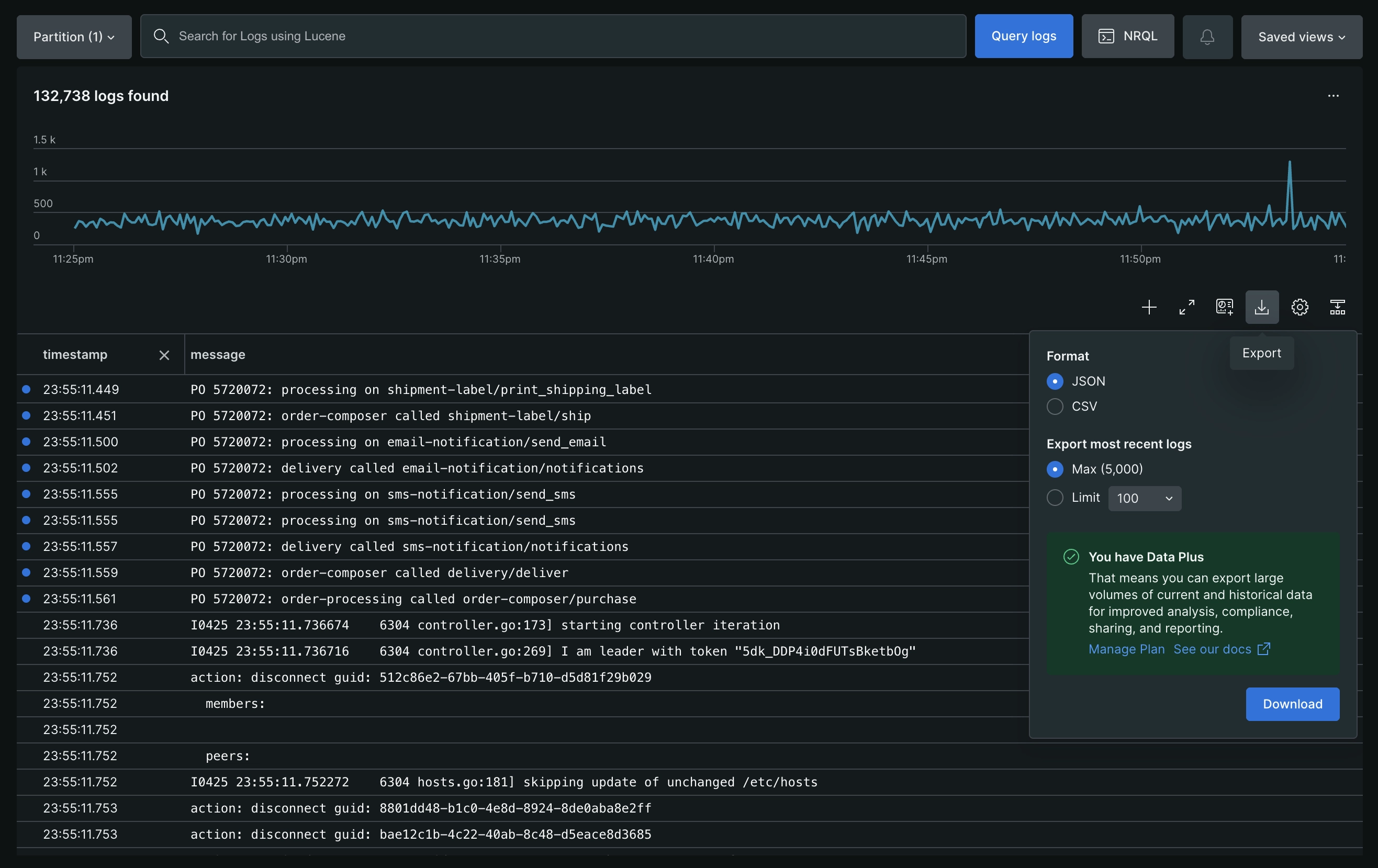
Export

To export a subset of your logs to share, users can leverage our dedicated Export feature in the Logs UI. This feature will allow an export of up to 5000 log records in either CSV or JSON format. The log records will be downloaded locally on your machine in the /Downloads/ folder of your current browser.

Screenshot of Export UI with details

Customizable table views

Customize how you interact with your log data using the Table settings option.

Screenshot of Table Settings menu

Set the log view

Select how log entries are displayed in the table:

  • Condensed: Display each log entry in a single line, allowing for rapid scanning of a large volume of logs.
  • Expanded: Display the full content of each log entry by default for immediate access to all details.

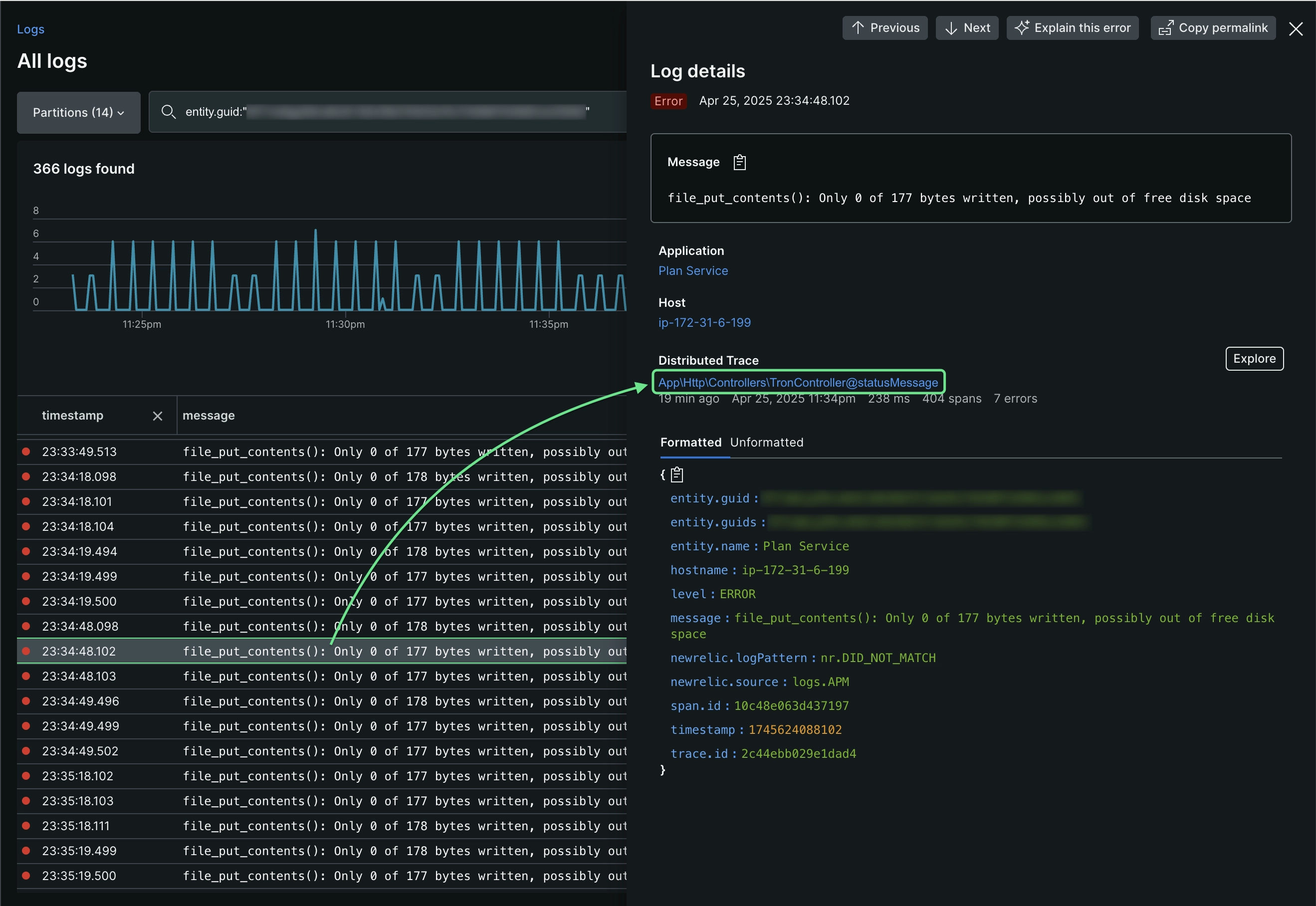
Set the log detail exploration

Select how to view the details of individual log entries:

  • Side Panel: Select a log entry to open a side panel on the right. The panel displays complete log details, including logs in context.
Screenshot of log side panel detail view
  • Table Row: Select a log entry to expand it within the table and view the full log content. If a log message contains a JSON object, it is automatically formatted for easier analysis. Alternatively, hover over the log row and click Show log detail to open the side panel.
Screenshot of log table row detail view

Permissions

For details on permissions by user type, see User type.

You can create a custom role that restricts the NRQL drop rules capability and limits the creation of drop filters. If needed, you can also add the restriction to basic users. Learn more about drop rules.

Save your views

You can save your logs query, table configuration, time range, and attribute grouping in a saved view, so that you can quickly return to it later. To save a log analytics view after you've configured the view:

  1. From any of the UI pages in the Your logs section, click Saved views on the right, then click Create new.
  2. Give the current view a name.
  3. Select which aspects from the current view you want to save.
  4. Select permissions for your team members' access.

Examples

Here are a few examples of how you can use our logs UI to get detailed information.

Depending on your New Relic subscription, you can access your logs from several places in the New Relic UI. For some of these options, you must be able to see logs in context.

Tip

Let your app's agent forward log data directly to New Relic with APM logs in context. No need to install or maintain additional third-party software!

To view logs...

Do this...

Directly from the logs UI

From your app in APM

Go to one.newrelic.com > All capabilities > APM, select an app, then use any of these options:

  • Triage > Logs

  • Triage > Errors inbox > (select an error) > Logs

  • Events > Errors > (select an error) > See logs

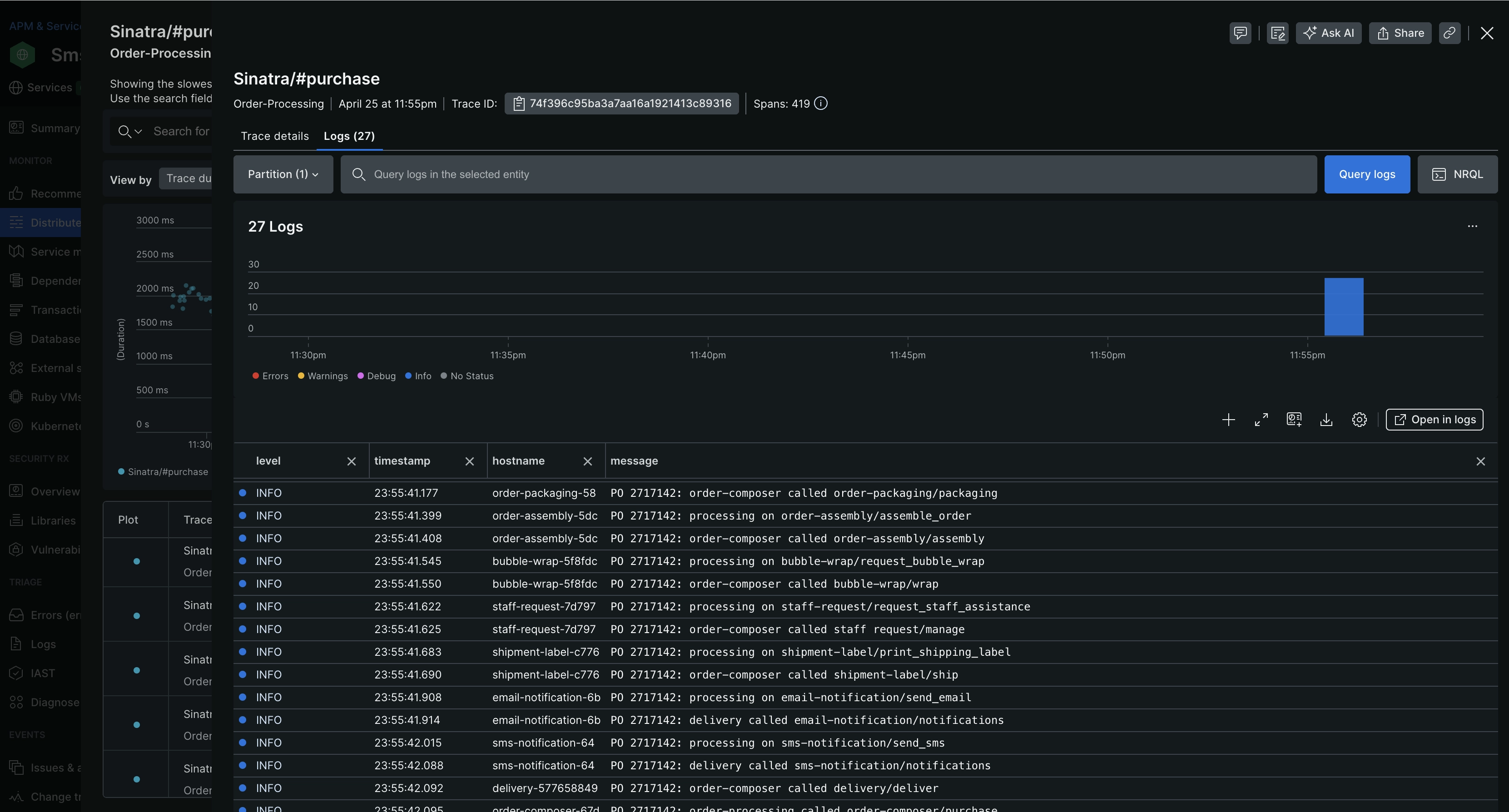
From distributed tracing

Go to one.newrelic.com > All capabilities > APM & services > (select an app) > Distributed tracing > (select a trace) > Logs.

From a host in your infrastructure

Go to one.newrelic.com > All capabilities > Infrastructure, select a host, and then click Logs.

From Kubernetes

From the Kubernetes UI, select a cluster, and then click Logs.

From an entity

Go to one.newrelic.com > All capabilities > All entities > (select an entity) > Logs.

From your IDE

Install New Relic's CodeStream extension to view logs in your IDE.

Copyright © 2026 New Relic Inc.

This site is protected by reCAPTCHA and the Google Privacy Policy and Terms of Service apply.