• /
  • EnglishEspañolFrançais日本語한국어Português
  • Log inStart now

Introduction to the data explorer

Navigate all your data visually using the Data Explorer without needing to know how to write NRQL-format queries. The Data Explorer is part of the Query Console, accessible through the query drawer at the bottom of the New Relic platform.

Need to perform a more detailed search? Read how to query your data. If you haven't already, create your free New Relic account below to start monitoring your data today.

Why it matters

Do you research the state of your systems? Do you need to plan resources, identify and respond to alert events, or troubleshoot faulty behaviors? The Data Explorer makes it easy to identify, fetch and visualize the data you are looking for through visual menus, without ever using NRQL or building queries.

With the Data Explorer you can access all data stored in the New Relic database (NRDB) in a quick, intuitive way. You can then select Dimensions to facet by specific dimensions of that data.

Other things the Data Explorer helps you do:

  • See data from different points of view: from raw data to different visualizations that provide insights on evolution, distribution, and more.
  • Drill down into data using filters.
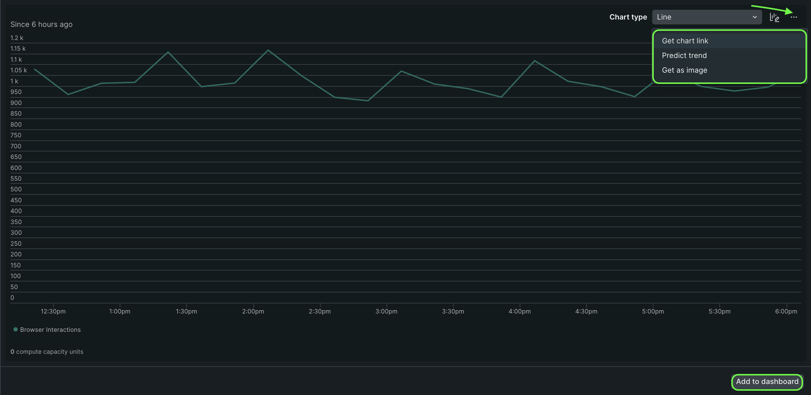
  • Add predictions to line and area charts (Available with the public preview of NRQL Predictions).
  • Add your searches to a dashboard.
  • Understand how NRQL works: the Data Explorer shows how queries are built.

Types of data you can explore

In the context of the Data Explorer, event refers to all objects stored in the New Relic database (NRDB). The Data Explorer lets you explore:

  • Metrics:
    • Dimensional metrics (the Metric data type).
    • Metric timeslice data: agents, mobile agents, and the agent report this data type. To explore this type of data, you must choose an entity monitored by one of those agents, and then you'll see those options.
  • Events: the event data type.
  • Logs: the Log data type (which you can also explore via our logs UI).
  • Lookup tables: Data that isn't present in your New Relic account, by uploading CSV files (which you can also explore via our lookup tables UI).

Explore your data

To access the Data Explorer, click the Query your data button in the bottom drawer of any New Relic page, then select the Data Explorer option.

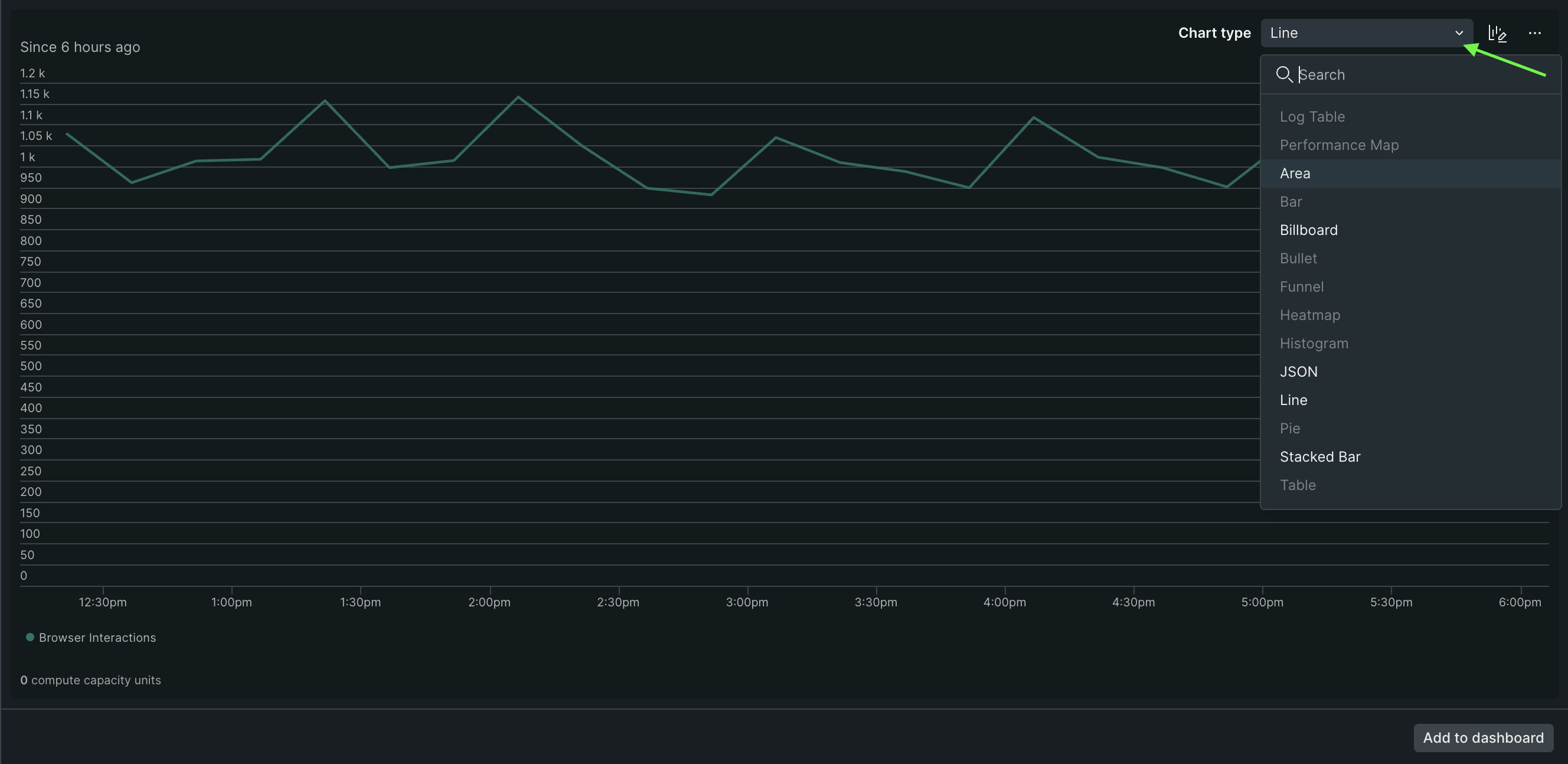
The Data Explorer consists of these:

  • Scoping section on the top. You can select the account and choose from multiple data types: events, metrics, timeslices, logs, and lookups. If you select metrics, you can filter by entity.
  • Data browsing area on the left. If you choose metrics, the options are metric and dimensions. If you choose events, the options are event type, plot, and dimensions.
  • Workspace. This area shows you the result of your choices.
Data Explorer view

Access the Data Explorer through the Query your data drawer: Data Explorer view.

To use the Data Explorer:

  1. Define the scope. Select the data type (metric or event), the account, and the entities.

  2. Select the time range using the time picker.

  3. Use the blocks on the left to browse the available data and build your search. You can only select one element per block. Blocks are searchable.

Visualize and refine your exploration

The working space on the right displays the result of your exploration.

At the working space you can see:

Use cases

See the following examples to learn how and when to use the Data Explorer.

Copyright © 2026 New Relic Inc.

This site is protected by reCAPTCHA and the Google Privacy Policy and Terms of Service apply.