Aperçu
Nous travaillons toujours sur cette fonctionnalité, mais nous aimerions que vous l'essayiez !
Cette fonctionnalité est actuellement fournie dans le cadre d'un programme d'aperçu conformément à nos politiques de pré-sortie.
Un budget définit une limite de dépenses pour votre compte sur un à douze mois. Vous pouvez suivre les dépenses réelles par rapport à cette limite pour contrôler les coûts du cloud.

Configurer des budgets
Allez dans one.newrelic.com > All Capabilities > Cloud Cost Intelligence.
Dans le menu de navigation de gauche, sélectionnez l'onglet Budgets.
Cliquez sur + Create a budget sur la page Budgets.
Saisissez les informations suivantes dans la boîte de dialogue :
Budget name: Un nom descriptif pour votre budget.
Sélectionnez le type de configuration requis :
Vérifiez la configuration budgétaire finale, puis cliquez sur Create.
Monitorer les budgets
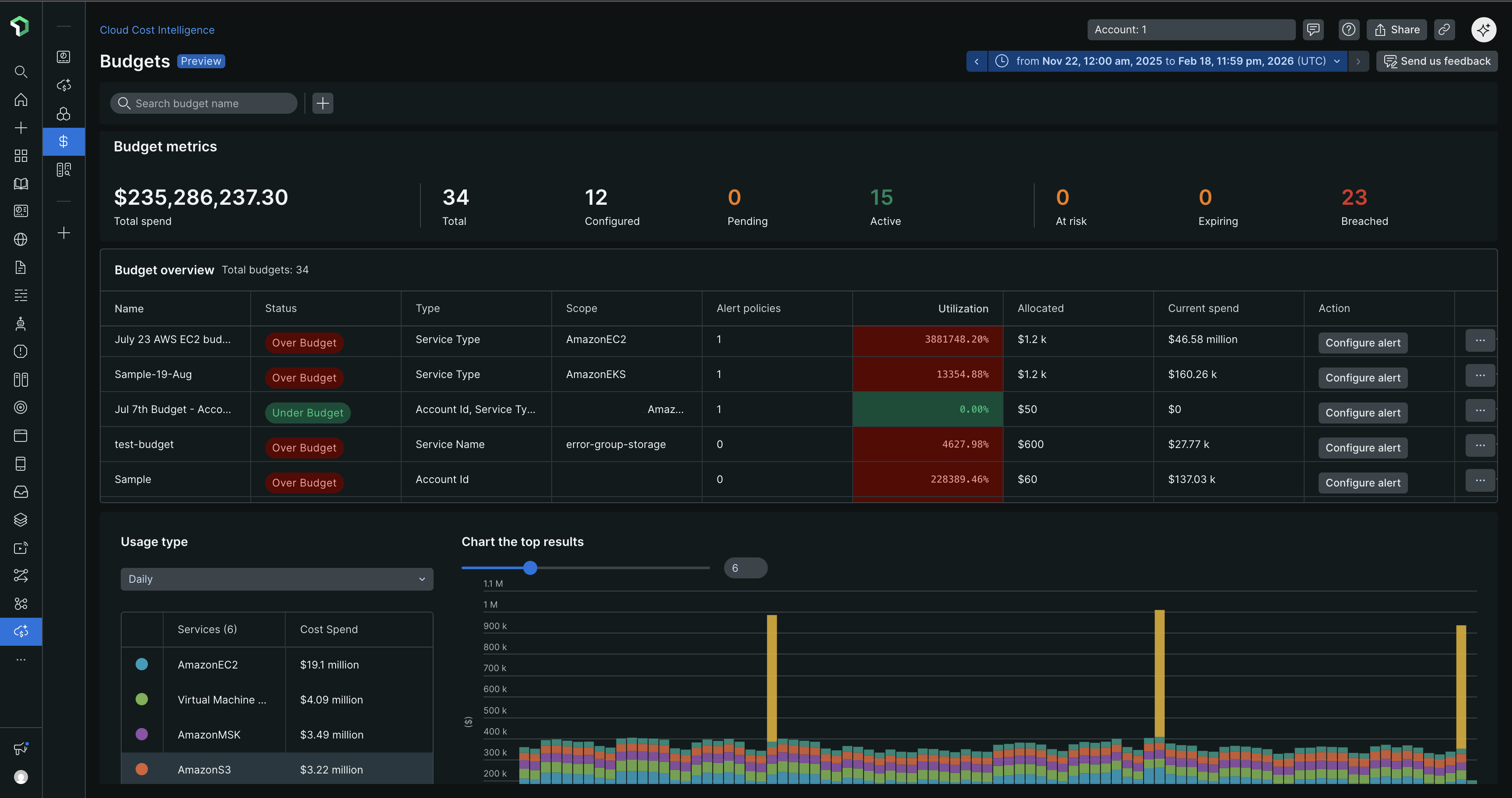
Une fois les budgets créés, la page Budgets affiche des métriques clés et un tableau récapitulatif pour suivre les dépenses.
Métriques de budget
La section des métriques affiche :
- Dépenses totales: Dépenses agrégées sur tous les budgets
- Décompte des statuts: Nombre de budgets par statut (Total, Configured, Pending, Active, At risk, Expiring, Breached)
Aperçu du budget
Le tableau de vue d'ensemble du budget comprend :
Colonne | Description |
|---|---|
Nom | Identifiant de budget |
Statut | État actuel des dépenses (En dessous du budget, Au-dessus du budget) |
Type | Catégorie de coût suivie |
Portée | Comptes ou ressources couverts |
Qègle d'alerte | Nombre d'alertes configurées |
Utilisation | Pourcentage du budget consommé |
Alloué | Montant total du budget |
Dépenses actuelles | Dépenses réelles à ce jour |
Actes | Configurer des alertes, afficher les détails ou supprimer le budget |
Conseil
Monitorez régulièrement les budgets avec le statut At risk ou Over Budget pour éviter les coûts imprévus. Utilisez le menu déroulant Usage type pour basculer entre les vues quotidiennes, hebdomadaires ou mensuelles des tendances de dépenses.
La visualisation graphique affiche l'évolution des coûts au fil du temps, avec une répartition des services contribuant à vos dépenses.
Afficher les détails du budget
Cliquez sur l'icône de points de suspension (...) à côté d'un budget dans le tableau de vue d'ensemble et sélectionnez Show details pour voir :
Résumé du budget
- Montant du budget et plage temporelle
- Consommation du budget avec pourcentage
- Graphique de tendance des dépenses comparant le budget aux coûts réels
Détails de la configuration
- Nom du budget et créateur
- Type de limite (à expiration ou récurrent)
- Fréquence et plage de temps
- Portée (type de service, comptes ou ressources)
- Répartition du budget affichant les allocations mensuelles
Stratégies d'alerte
La section Alert Policies affiche les conditions d'alerte configurées avec :
Alert condition name
Threshold percentage
Last modified date
Pour gérer les politiques d'alerte, cliquez sur l'icône de points de suspension (...) à côté d'une politique et sélectionnez :
- Edit: Modifier les seuils d'alerte ou les conditions
- Delete: Supprimer la politique d'alerte
Conseil
Définissez des seuils d'alerte entre 70 et 90 % pour recevoir des avertissements précoces avant que les budgets ne soient dépassés. Plusieurs conditions d'alerte permettent de suivre les dépenses à différents jalons budgétaires.

